OpenLDAP integration for Grafana Cloud
OpenLDAP is an open-source implementation of the Lightweight Directory Access Protocol (LDAP), providing robust and scalable directory services. It facilitates the storage, search, and retrieval of directory information, commonly used in identity management and authentication services. This integration with Grafana Cloud enables users to oversee an OpenLDAP environment with observation metrics such as connections, waiters, directory entries, operations, threads, and logs dashboard.
This integration supports OpenLDAP 2.4.5+ and uses a Grafana forked Prometheus Exporter.
This integration includes 4 useful alerts and 2 pre-built dashboards to help monitor and visualize OpenLDAP metrics and logs.
Before you begin
In order for the integration to properly collect metrics and logs within OpenLDAP users must enable the monitoring configurations for metrics, configure slapd stats logs, and set up a Prometheus Exporter.
Important Note: Throughout this document, several placeholders are used that you need to replace with your specific values:
yourpasswordshould be replaced with the actual admin password you intend to use.yourdomainshould be replaced with your domain details (e.g.,dc=example,dc=com).
Enabling monitor module
To effectively collect metrics from OpenLDAP, it’s essential to configure the monitoring module, create a monitor user, and establish a monitor database. This setup involves several key steps, each critical to ensuring that OpenLDAP’s monitoring capabilities are fully functional.
Enabling Monitor Module for OpenLDAP
To effectively collect metrics from OpenLDAP, it’s essential to configure the monitoring module, create a monitor user, and establish a monitor database. This setup involves several key steps, each critical to ensuring that OpenLDAP’s monitoring capabilities are fully functional.
1. Generate a Hashed Password
Generate a hashed password for the admin and monitor users. Use the slappasswd command with a specified password to create a secure hash:
# Generate a hashed password
slappasswd -s yourpassword > /tmp/hashed_password.txt
HASHED_PASSWORD=$(cat /tmp/hashed_password.txt)2. Configure the LDAP Admin User
With the hashed password, configure the LDAP admin user by applying modifications to the LDAP configuration:
# Set up the LDAP admin user with the hashed password
echo "dn: olcDatabase={1}mdb,cn=config\nchangetype: modify\nreplace: olcRootDN\nolcRootDN: cn=admin,dc=yourdomain\n-\nreplace: olcRootPW\nolcRootPW: $HASHED_PASSWORD" > /tmp/set_admin_pw.ldif
ldapmodify -Y EXTERNAL -H ldapi:/// -f /tmp/set_admin_pw.ldif3. Load the Monitoring Module
Activate the monitoring module by modifying the LDAP configuration to include the module:
# Enable the monitoring module in OpenLDAP
echo "dn: cn=module{0},cn=config\nchangetype: modify\nadd: olcModuleLoad\nolcModuleLoad: back_monitor" > /tmp/module_monitor.ldif
ldapmodify -Y EXTERNAL -H ldapi:/// -f /tmp/module_monitor.ldif4. Set Up the Monitor User
Configure the monitor user with the hashed password using the following commands:
# Set up the monitor user with the hashed password
echo "dn: cn=monitor,dc=yourdomain\nobjectClass: simpleSecurityObject\nobjectClass: organizationalRole\ncn: monitor\ndescription: LDAP monitor\nuserPassword: $HASHED_PASSWORD" > /tmp/cn_monitor.ldif
ldapadd -x -D "cn=admin,dc=yourdomain" -w yourpassword -f /tmp/cn_monitor.ldif5. Establish the Monitor Database
Finally, create the monitor database by defining its configuration with appropriate access controls:
# Setup the monitor database in OpenLDAP
echo "dn: olcDatabase={2}Monitor,cn=config\nobjectClass: olcDatabaseConfig\nobjectClass: olcMonitorConfig\nolcDatabase: {2}Monitor\nolcAccess: to dn.subtree=\"cn=Monitor\" by dn.base=\"cn=monitor,dc=yourdomain\" read by * none" > /tmp/database_monitor.ldif
ldapadd -Y EXTERNAL -H ldapi:/// -f /tmp/database_monitor.ldifThis setup can be achieved by following a monitor setup based on backend monitoring guide, monitoring as an admin.
By following these steps, OpenLDAP will be configured to provide valuable monitoring data, facilitating better management and oversight of LDAP services.
Enabling Logging for OpenLDAP
To collect comprehensive logs from OpenLDAP, including slapd stats logs, it’s essential to configure both the OpenLDAP logging settings and the system’s logging service (such as rsyslog). The following steps outline how to enable detailed logging capabilities.
1. Configure OpenLDAP for Detailed Logging
Enhance the log settings of OpenLDAP to capture statistics by modifying the LDAP configuration:
# Configure OpenLDAP for additional logging
echo "dn: cn=config
changeType: modify
replace: olcLogLevel
olcLogLevel: stats" > /tmp/slapdlog.ldif
ldapmodify -Y EXTERNAL -H ldapi:/// -f /tmp/slapdlog.ldif2. Set Up Rsyslog for OpenLDAP Logging
Configure rsyslog to specifically handle and format OpenLDAP logs, ensuring they are stored appropriately:
# Configure rsyslog for OpenLDAP logging
echo '$template slapdtmpl,"[%$DAY%-%$MONTH%-%$YEAR% %timegenerated:12:19:date-rfc3339%] %app-name% %syslogseverity-text% %msg%\\n"
local4.* /var/log/slapd.log;slapdtmpl' > /etc/rsyslog.d/10-slapd.conf
service rsyslog restartThese configuration steps will help in effectively logging important data for OpenLDAP.
Note: The configuration settings for logging are pre-applied when using the OpenLDAP helm chart.
Setting up the Prometheus Exporter for OpenLDAP
To effectively collect and monitor metrics from OpenLDAP, the Prometheus Exporter must be installed and configured. Here are the steps to ensure the exporter is properly set up and integrated with your OpenLDAP instance.
1. Install and Build the OpenLDAP Exporter
Clone the repository and build the Prometheus Exporter from the source:
# Clone the OpenLDAP Exporter repository
git clone https://github.com/grafana/openldap_exporter.git openldap_exporter
# Build the OpenLDAP Exporter
cd openldap_exporter/cmd/openldap_exporter
go build -buildvcs=false2. Configure and Start the Prometheus Exporter
Set up the Prometheus Exporter as a systemd service to ensure it starts with the system and restarts on failure:
# Create systemd service for the OpenLDAP Exporter
echo -e "[Unit]\nDescription=OpenLDAP Exporter\nAfter=network.target\n\n[Service]\nType=simple\nExecStart=$(pwd)/openldap_exporter/openldap_exporter --promAddr \":8080\" --ldapAddr \"ldap://localhost:389\" --ldapUser \"cn=monitor,dc=yourdomain\" --ldapPass \"yourpassword\" --interval \"10s\"\nRestart=on-failure\n\n[Install]\nWantedBy=multi-user.target" > /etc/systemd/system/openldap_exporter.service
systemctl daemon-reload
systemctl enable openldap_exporter.service
systemctl start openldap_exporter.service3. Verify the Prometheus Exporter Setup
Once the exporter is running, validate that metrics are being correctly exposed by accessing the Prometheus metrics endpoint:
# Check Prometheus metrics
curl http://localhost:8080/metricsThese instructions ensure that the Prometheus Exporter is set up correctly to collect metrics from your OpenLDAP instance. For additional configuration options and details on the exporter’s capabilities, refer to the GitHub repository.
Install OpenLDAP integration for Grafana Cloud
- In your Grafana Cloud stack, click Connections in the left-hand menu.
- Find OpenLDAP and click its tile to open the integration.
- Review the prerequisites in the Configuration Details tab and set up Grafana Alloy to send OpenLDAP metrics and logs to your Grafana Cloud instance.
- Click Install to add this integration’s pre-built dashboards and alerts to your Grafana Cloud instance, and you can start monitoring your OpenLDAP setup.
Configuration snippets for Grafana Alloy
Simple mode
These snippets are configured to scrape a single OpenLDAP instance with Grafana Alloy running locally.
Copy and Paste the following snippets into your Grafana Alloy configuration file.
Logs snippets
linux
local.file_match "logs_integrations_integrations_openldap" {
path_targets = [{
__address__ = "localhost",
__path__ = "/var/log/slapd/*.log",
instance = "<your-instance-name>",
job = "integrations/openldap",
}]
}
loki.process "logs_integrations_integrations_openldap" {
forward_to = []
stage.multiline {
firstline = "^\\[\\d{2}-\\d{2}-\\d{4} \\d{2}:\\d{2}:\\d{2}\\]"
max_lines = 0
max_wait_time = "0s"
}
stage.regex {
expression = "^\\[\\d{2}-\\d{2}-\\d{4} \\d{2}:\\d{2}:\\d{2}\\] (?P<component>\\S+) (?P<level>\\w+)"
}
stage.labels {
values = {
component = null,
level = null,
}
}
}
loki.source.file "logs_integrations_integrations_openldap" {
targets = local.file_match.logs_integrations_integrations_openldap.targets
forward_to = [loki.write.grafana_cloud_loki.receiver]
}Advanced mode
The following snippets provide examples to guide you through the configuration process.
To instruct Grafana Alloy to scrape your OpenLDAP instance, copy and paste the snippets to your configuration file and follow subsequent instructions.
Advanced metrics snippets
prometheus.scrape "metrics_integrations_integrations_openldap" {
targets = [{
__address__ = "localhost:<your-host-ip>",
}]
forward_to = [prometheus.remote_write.metrics_service.receiver]
job_name = "integrations/openldap"
}This integration uses the prometheus.exporter.openldap component to collect metrics from an OpenLDAP instance.
The snippet must be configured with the following properties within the prometheus.scrape, targets section:
<your-instance-port>: The exporter port label used to collect metrics.
Advanced logs snippets
linux
local.file_match "logs_integrations_integrations_openldap" {
path_targets = [{
__address__ = "localhost",
__path__ = "/var/log/slapd/*.log",
instance = "<your-instance-name>",
job = "integrations/openldap",
}]
}
loki.process "logs_integrations_integrations_openldap" {
forward_to = []
stage.multiline {
firstline = "^\\[\\d{2}-\\d{2}-\\d{4} \\d{2}:\\d{2}:\\d{2}\\]"
max_lines = 0
max_wait_time = "0s"
}
stage.regex {
expression = "^\\[\\d{2}-\\d{2}-\\d{4} \\d{2}:\\d{2}:\\d{2}\\] (?P<component>\\S+) (?P<level>\\w+)"
}
stage.labels {
values = {
component = null,
level = null,
}
}
}
loki.source.file "logs_integrations_integrations_openldap" {
targets = local.file_match.logs_integrations_integrations_openldap.targets
forward_to = [loki.write.grafana_cloud_loki.receiver]
}To collect your OpenLDAP logs, you must use a local.file_match component to tag the file to be scraped, a loki.source.file component to prepare it for Loki ingestion and a loki.process component to process your logs with adequate labels and drop empty lines.
You can check the full array of options in each component documentation.
To show show logs and metrics signals correlated in your dashboards as a single pane of glass, ensure the following config changes are made:
<your-instance-name>: Must be set to a value that uniquely identifies your OpenLDAP instance.
Kubernetes instructions
Before you begin with Kubernetes
Please note: These instructions assume the use of the Kubernetes Monitoring Helm chart
In order for the integration to properly collect metrics and logs within OpenLDAP users must enable the monitoring configurations for metrics, configure slapd stats logs, and set up a Prometheus Exporter.
Important Note: Throughout this document, several placeholders are used that you need to replace with your specific values:
yourpasswordshould be replaced with the actual admin password you intend to use.yourdomainshould be replaced with your domain details (e.g.,dc=example,dc=com).
Enabling monitor module
To effectively collect metrics from OpenLDAP, it’s essential to configure the monitoring module, create a monitor user, and establish a monitor database. This setup involves several key steps, each critical to ensuring that OpenLDAP’s monitoring capabilities are fully functional.
Enabling Monitor Module for OpenLDAP
To effectively collect metrics from OpenLDAP, it’s essential to configure the monitoring module, create a monitor user, and establish a monitor database. This setup involves several key steps, each critical to ensuring that OpenLDAP’s monitoring capabilities are fully functional.
1. Generate a Hashed Password
Generate a hashed password for the admin and monitor users. Use the slappasswd command with a specified password to create a secure hash:
# Generate a hashed password
slappasswd -s yourpassword > /tmp/hashed_password.txt
HASHED_PASSWORD=$(cat /tmp/hashed_password.txt)2. Configure the LDAP Admin User
With the hashed password, configure the LDAP admin user by applying modifications to the LDAP configuration:
# Set up the LDAP admin user with the hashed password
echo "dn: olcDatabase={1}mdb,cn=config\nchangetype: modify\nreplace: olcRootDN\nolcRootDN: cn=admin,dc=yourdomain\n-\nreplace: olcRootPW\nolcRootPW: $HASHED_PASSWORD" > /tmp/set_admin_pw.ldif
ldapmodify -Y EXTERNAL -H ldapi:/// -f /tmp/set_admin_pw.ldif3. Load the Monitoring Module
Activate the monitoring module by modifying the LDAP configuration to include the module:
# Enable the monitoring module in OpenLDAP
echo "dn: cn=module{0},cn=config\nchangetype: modify\nadd: olcModuleLoad\nolcModuleLoad: back_monitor" > /tmp/module_monitor.ldif
ldapmodify -Y EXTERNAL -H ldapi:/// -f /tmp/module_monitor.ldif4. Set Up the Monitor User
Configure the monitor user with the hashed password using the following commands:
# Set up the monitor user with the hashed password
echo "dn: cn=monitor,dc=yourdomain\nobjectClass: simpleSecurityObject\nobjectClass: organizationalRole\ncn: monitor\ndescription: LDAP monitor\nuserPassword: $HASHED_PASSWORD" > /tmp/cn_monitor.ldif
ldapadd -x -D "cn=admin,dc=yourdomain" -w yourpassword -f /tmp/cn_monitor.ldif5. Establish the Monitor Database
Finally, create the monitor database by defining its configuration with appropriate access controls:
# Setup the monitor database in OpenLDAP
echo "dn: olcDatabase={2}Monitor,cn=config\nobjectClass: olcDatabaseConfig\nobjectClass: olcMonitorConfig\nolcDatabase: {2}Monitor\nolcAccess: to dn.subtree=\"cn=Monitor\" by dn.base=\"cn=monitor,dc=yourdomain\" read by * none" > /tmp/database_monitor.ldif
ldapadd -Y EXTERNAL -H ldapi:/// -f /tmp/database_monitor.ldifThis setup can be achieved by following a monitor setup based on backend monitoring guide, monitoring as an admin.
By following these steps, OpenLDAP will be configured to provide valuable monitoring data, facilitating better management and oversight of LDAP services.
Enabling Logging for OpenLDAP
To collect comprehensive logs from OpenLDAP, including slapd stats logs, it’s essential to configure both the OpenLDAP logging settings and the system’s logging service (such as rsyslog). The following steps outline how to enable detailed logging capabilities.
1. Configure OpenLDAP for Detailed Logging
Enhance the log settings of OpenLDAP to capture statistics by modifying the LDAP configuration:
# Configure OpenLDAP for additional logging
echo "dn: cn=config
changeType: modify
replace: olcLogLevel
olcLogLevel: stats" > /tmp/slapdlog.ldif
ldapmodify -Y EXTERNAL -H ldapi:/// -f /tmp/slapdlog.ldif2. Set Up Rsyslog for OpenLDAP Logging
Configure rsyslog to specifically handle and format OpenLDAP logs, ensuring they are stored appropriately:
# Configure rsyslog for OpenLDAP logging
echo '$template slapdtmpl,"[%$DAY%-%$MONTH%-%$YEAR% %timegenerated:12:19:date-rfc3339%] %app-name% %syslogseverity-text% %msg%\\n"
local4.* /var/log/slapd.log;slapdtmpl' > /etc/rsyslog.d/10-slapd.conf
service rsyslog restartThese configuration steps will help in effectively logging important data for OpenLDAP.
Note: The configuration settings for logging are pre-applied when using the OpenLDAP helm chart.
Setting up the Prometheus Exporter for OpenLDAP
To effectively collect and monitor metrics from OpenLDAP, the Prometheus Exporter must be installed and configured. Here are the steps to ensure the exporter is properly set up and integrated with your OpenLDAP instance.
1. Install and Build the OpenLDAP Exporter
Clone the repository and build the Prometheus Exporter from the source:
# Clone the OpenLDAP Exporter repository
git clone https://github.com/grafana/openldap_exporter.git openldap_exporter
# Build the OpenLDAP Exporter
cd openldap_exporter/cmd/openldap_exporter
go build -buildvcs=false2. Configure and Start the Prometheus Exporter
Set up the Prometheus Exporter as a systemd service to ensure it starts with the system and restarts on failure:
# Create systemd service for the OpenLDAP Exporter
echo -e "[Unit]\nDescription=OpenLDAP Exporter\nAfter=network.target\n\n[Service]\nType=simple\nExecStart=$(pwd)/openldap_exporter/openldap_exporter --promAddr \":8080\" --ldapAddr \"ldap://localhost:389\" --ldapUser \"cn=monitor,dc=yourdomain\" --ldapPass \"yourpassword\" --interval \"10s\"\nRestart=on-failure\n\n[Install]\nWantedBy=multi-user.target" > /etc/systemd/system/openldap_exporter.service
systemctl daemon-reload
systemctl enable openldap_exporter.service
systemctl start openldap_exporter.service3. Verify the Prometheus Exporter Setup
Once the exporter is running, validate that metrics are being correctly exposed by accessing the Prometheus metrics endpoint:
# Check Prometheus metrics
curl http://localhost:8080/metricsThese instructions ensure that the Prometheus Exporter is set up correctly to collect metrics from your OpenLDAP instance. For additional configuration options and details on the exporter’s capabilities, refer to the GitHub repository.
3. Configure the Kubernetes Monitoring Helm chart
Finally, you must copy and adjust the provided snippets for Alloy into your Kubernetes Monitoring Helm chart, which instructs the deployed Alloy instances to scrape the configured exporters.
Configuration snippets for Kubernetes Helm chart
The following snippets provide examples to guide you through the configuration process.
To scrape your OpenLDAP instances, manually modify your Kubernetes Monitoring Helm chart with these configuration snippets.
Replace any values between the angle brackets <> in the provided snippets with your desired configuration values.
Metrics snippets
alloy-metrics:
extraConfig: |-
discovery.kubernetes "openldap" {
role = "endpoints"
selectors {
role = "service"
field = "metadata.name=<your-openldap-exporter-service-name>"
}
}
discovery.relabel "openldap" {
targets = discovery.kubernetes.openldap.targets
rule {
source_labels = ["__meta_kubernetes_namespace", "__meta_kubernetes_pod_name"]
separator = "-"
target_label = "instance"
}
}
prometheus.scrape "openldap" {
targets = discovery.relabel.openldap.output
job_name = "integrations/openldap"
forward_to = [prometheus.remote_write.grafana_cloud_metrics.receiver]
}Logs snippets
podLogs:
extraDiscoveryRules: |-
rule {
source_labels = ["__meta_kubernetes_pod_name"]
regex = "<your-openldap-pod-name>"
replacement = "openldap"
target_label = "integration"
}
rule {
source_labels = ["integration", "__meta_kubernetes_namespace", "__meta_kubernetes_pod_name"]
separator = "-"
regex = "openldap-(.*-.*)"
target_label = "instance"
}
rule {
source_labels = ["integration"]
regex = "openldap"
replacement = "integrations/openldap"
target_label = "job"
}Dashboards
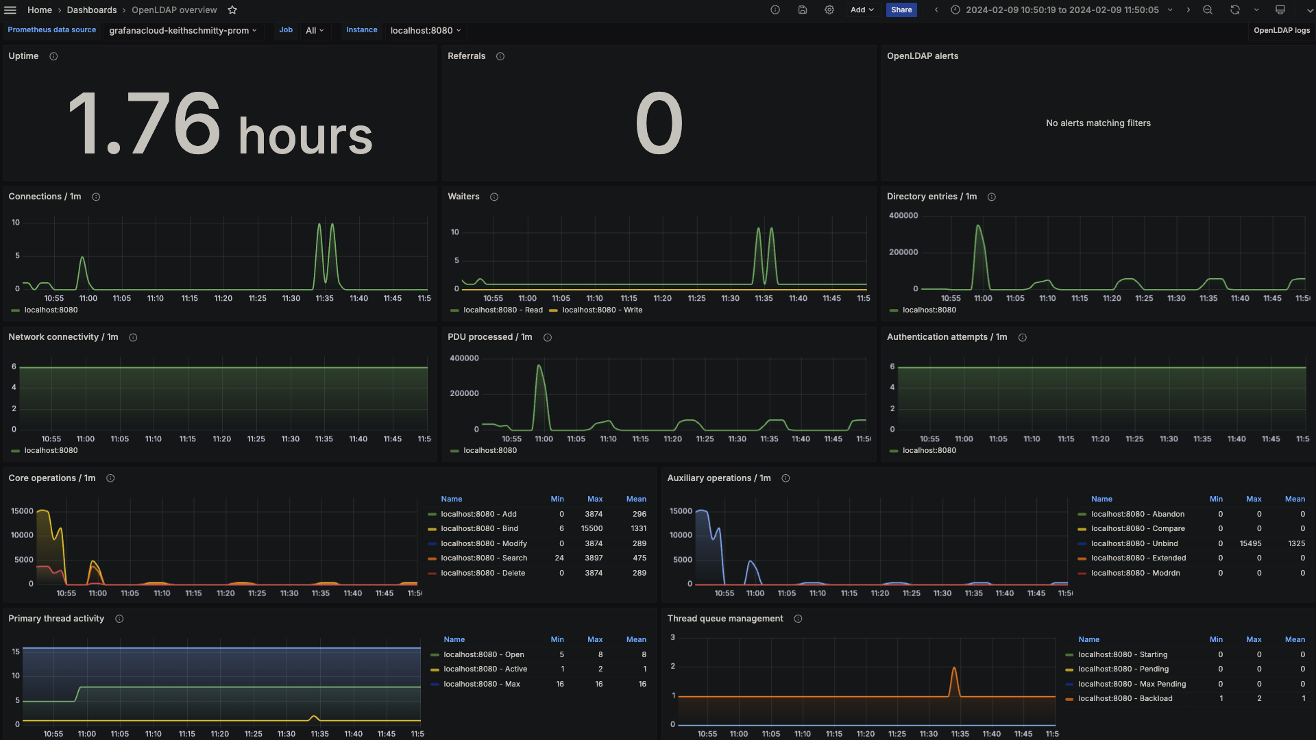
The OpenLDAP integration installs the following dashboards in your Grafana Cloud instance to help monitor your system.
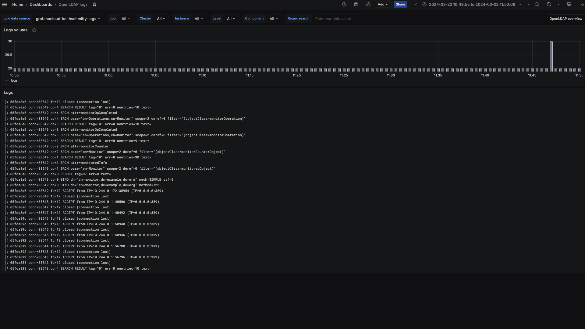
- OpenLDAP logs
- OpenLDAP overview
OpenLDAP overview (LDAP stats)

OpenLDAP logs

Alerts
The OpenLDAP integration includes the following useful alerts:
Metrics
The most important metrics provided by the OpenLDAP integration, which are used on the pre-built dashboards and Prometheus alerts, are as follows:
- openldap_bind
- openldap_dial
- openldap_monitor_counter_object
- openldap_monitor_operation
- openldap_monitored_object
- up
Changelog
# 1.0.2 - April 2025
- Update logging instructions
- Remove reference to old tutorial that no longer exists
# 1.0.1 - November 2024
- Update status panel check queries
# 1.0.0 - April 2024
- Initial releaseCost
By connecting your OpenLDAP instance to Grafana Cloud, you might incur charges. To view information on the number of active series that your Grafana Cloud account uses for metrics included in each Cloud tier, see Active series and dpm usage and Cloud tier pricing.



