Snowflake integration for Grafana Cloud
Snowflake is a cloud data platform that is designed to connect businesses globally, across any type or scale of data and many different workloads, and unlock seamless data collaboration. The Snowflake integration uses Grafana Alloy to collect metrics for monitoring a Snowflake account, including aspects such as credit usage, storage usage, and login success rates. Accompanying dashboards are provided to visualize these metrics.
This integration supports metrics provided by v0.0.1 of the Snowflake exporter, which is integrated into Grafana Alloy.
This integration includes 6 useful alerts and 2 pre-built dashboards to help monitor and visualize Snowflake metrics.
Before you begin
In order to scrape Snowflake metrics, you must use a user configured with the ACCOUNTADMIN role, or a custom role that has access to the SNOWFLAKE.ACCOUNT_USAGE schema.
See the Snowflake documentation for instructions on how to enable other roles to access the SNOWFLAKE.ACCOUNT_USAGE schema.
Install Snowflake integration for Grafana Cloud
- In your Grafana Cloud stack, click Connections in the left-hand menu.
- Find Snowflake and click its tile to open the integration.
- Review the prerequisites in the Configuration Details tab and set up Grafana Alloy to send Snowflake metrics to your Grafana Cloud instance.
- Click Install to add this integration’s pre-built dashboards and alerts to your Grafana Cloud instance, and you can start monitoring your Snowflake setup.
Configuration snippets for Grafana Alloy
Simple mode
These snippets are configured to scrape a single Snowflake instance running locally with default ports.
First, manually copy and append the following snippets into your alloy configuration file.
Integrations snippets
prometheus.exporter.snowflake "integrations_snowflake" {
account_name = "SNOWFLAKE_ACCOUNT"
username = "SNOWFLAKE_USERNAME"
password = "SNOWFLAKE_PASSWORD"
warehouse = "SNOWFLAKE_WAREHOUSE"
}
discovery.relabel "integrations_snowflake" {
targets = prometheus.exporter.snowflake.integrations_snowflake.targets
rule {
target_label = "instance"
replacement = constants.hostname
}
rule {
target_label = "job"
replacement = "integrations/snowflake"
}
}
prometheus.scrape "integrations_snowflake" {
targets = discovery.relabel.integrations_snowflake.output
forward_to = [prometheus.remote_write.metrics_service.receiver]
job_name = "integrations/snowflake"
scrape_interval = "30m0s"
scrape_timeout = "1m0s"
}Advanced mode
The following snippets provide examples to guide you through the configuration process.
To instruct Grafana Alloy to scrape your Snowflake instances, manually copy and append the snippets to your alloy configuration file, then follow subsequent instructions.
Advanced integrations snippets
prometheus.exporter.snowflake "integrations_snowflake" {
account_name = "SNOWFLAKE_ACCOUNT"
username = "SNOWFLAKE_USERNAME"
password = "SNOWFLAKE_PASSWORD"
warehouse = "SNOWFLAKE_WAREHOUSE"
}
discovery.relabel "integrations_snowflake" {
targets = prometheus.exporter.snowflake.integrations_snowflake.targets
rule {
target_label = "instance"
replacement = constants.hostname
}
rule {
target_label = "job"
replacement = "integrations/snowflake"
}
}
prometheus.scrape "integrations_snowflake" {
targets = discovery.relabel.integrations_snowflake.output
forward_to = [prometheus.remote_write.metrics_service.receiver]
job_name = "integrations/snowflake"
scrape_interval = "30m0s"
scrape_timeout = "1m0s"
}This integrations uses the prometheus.exporter.snowflake component to generate metrics from a Snowflake instance.
You must provide account details and credentials to scrape snowflake, including the account_name (in the form of [organization]-[account], e.g. aaaaaaa-bb12345), username, some form of authentication, warehouse, and role if the user is not configured with the ACCOUNTADMIN role. For password authentication, include a password. For RSA key-pair authentication, a private_key_path is required and private_key_password is required for encrypted keys.
The optional flag exclude_deleted_tables = true will exclude tables that have been deleted when querying Snowflake, which can dramatically improve processing time for larger environments. As a result, panels tracking table failsafe and time travel data may under-report, as they will only show the amount of data deleted from active tables.
For the full array of configuration options, refer to the prometheus.exporter.snowflake component reference documentation.
This exporter must be linked with a discovery.relabel component to apply the necessary relabelings.
For each Snowflake instance to be monitored you must create a pair of these components.
Configure the following properties within each discovery.relabel component:
instancelabel:constants.hostnamesets theinstancelabel to your Grafana Alloy server hostname. If that is not suitable, change it to a value uniquely identifies this Snowflake instance.
You can then scrape them by including each discovery.relabel under targets within the prometheus.scrape component.
By default, the scrape_interval is set to 30 minutes due to Snowflake’s large metric bucket time frames, but this interval may be reduced if desired.
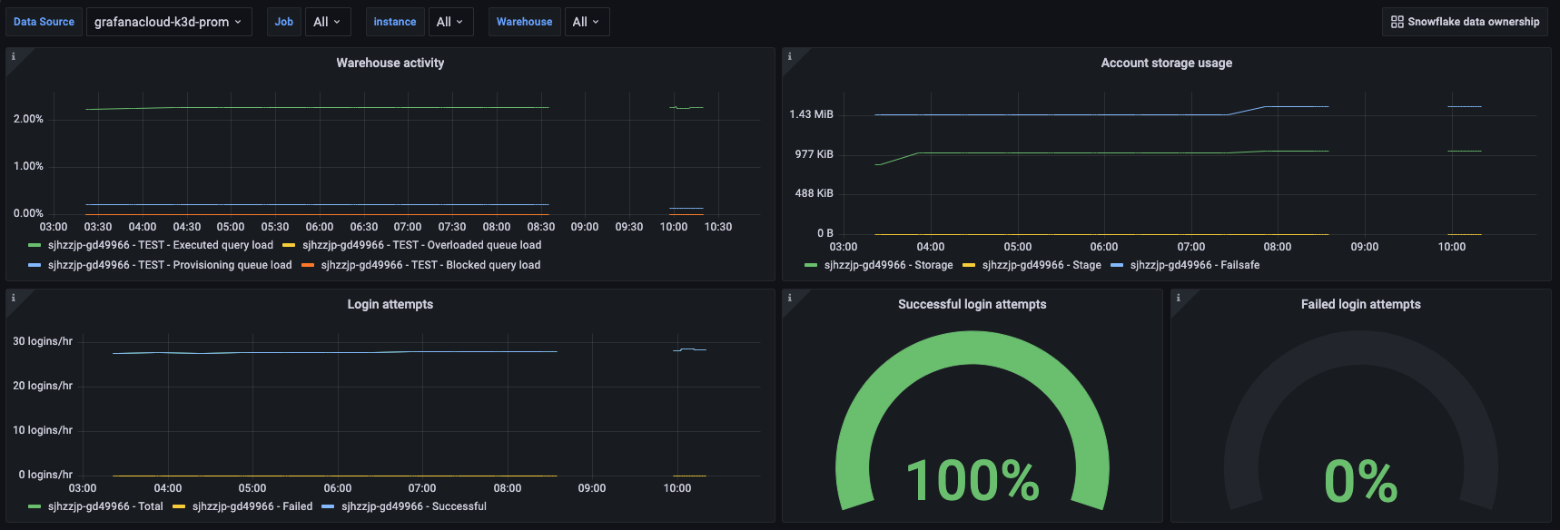
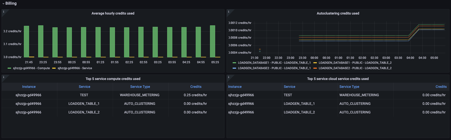
Dashboards
The Snowflake integration installs the following dashboards in your Grafana Cloud instance to help monitor your system.
- Snowflake data ownership
- Snowflake overview
Snowflake overview dashboard (1/3).

Snowflake overview dashboard (2/3).

Snowflake overview dashboard (3/3).

Alerts
The Snowflake integration includes the following useful alerts:
Metrics
The most important metrics provided by the Snowflake integration, which are used on the pre-built dashboards and Prometheus alerts, are as follows:
- snowflake_auto_clustering_credits
- snowflake_failed_login_rate
- snowflake_failsafe_bytes
- snowflake_login_rate
- snowflake_stage_bytes
- snowflake_storage_bytes
- snowflake_successful_login_rate
- snowflake_table_active_bytes
- snowflake_table_clone_bytes
- snowflake_table_deleted_tables
- snowflake_table_failsafe_bytes
- snowflake_table_time_travel_bytes
- snowflake_up
- snowflake_used_cloud_services_credits
- snowflake_used_compute_credits
- snowflake_warehouse_blocked_queries
- snowflake_warehouse_executed_queries
- snowflake_warehouse_overloaded_queue_size
- snowflake_warehouse_provisioning_queue_size
- snowflake_warehouse_used_cloud_service_credits
- snowflake_warehouse_used_compute_credits
- up
Changelog
# 1.0.1 - January 2025
* Update integration instructions to provide detail on configuring optional RSA key-pair authentication in the Snowflake exporter
# 1.0.0 - October 2024
* Adds a panel to track deleted tables
* Updates documentation for new exporter option to exclude deleted tables
* Bump version to 1.0.0
# 0.0.2 - September 2023
- New Filter Metrics option for configuring the Grafana Agent, which saves on metrics cost by dropping any metric not used by this integration. Beware that anything custom built using metrics that are not on the snippet will stop working.
- New hostname relabel option, which applies the instance name you write on the text box to the Grafana Agent configuration snippets, making it easier and less error prone to configure this mandatory label.
# 0.0.1 - January 2023
- Initial releaseCost
By connecting your Snowflake instance to Grafana Cloud, you might incur charges. To view information on the number of active series that your Grafana Cloud account uses for metrics included in each Cloud tier, see Active series and dpm usage and Cloud tier pricing.



