可視化と監視のソリューション
可視化と監視のソリューション  /  監視 Apache Tomcat
Apache Tomcat logo

GrafanaでApache Tomcatを簡単に監視

Apache Tomcat(JavaベースのWebアプリケーションを実行できるオープンソースのWebサーバーおよびサーブレットコンテナ)を、Grafana Cloud Application Observabilityで簡単に監視できます。Grafana Cloudの永久無料枠には、Application Observabilityのためのソリューションに加えて、月間アクティブユーザー数3名までの小規模チームに適したフルマネージドのオブザーバビリティスタック(Grafana、メトリクス、ログ、トレース、プロファイルなど)が含まれています。

Grafana Cloud Application Observabilityは、以下の機能でJavaアプリケーションの監視を支援します:

  • ベンダーロックインを回避するための、ベンダー中立なフォーマットでメトリクス、トレース、ログを収集するOpenTelemetryによる計装。
  • Javaアプリケーションにおける異常検知と根本原因分析を迅速化する、すぐに使えるダッシュボード。
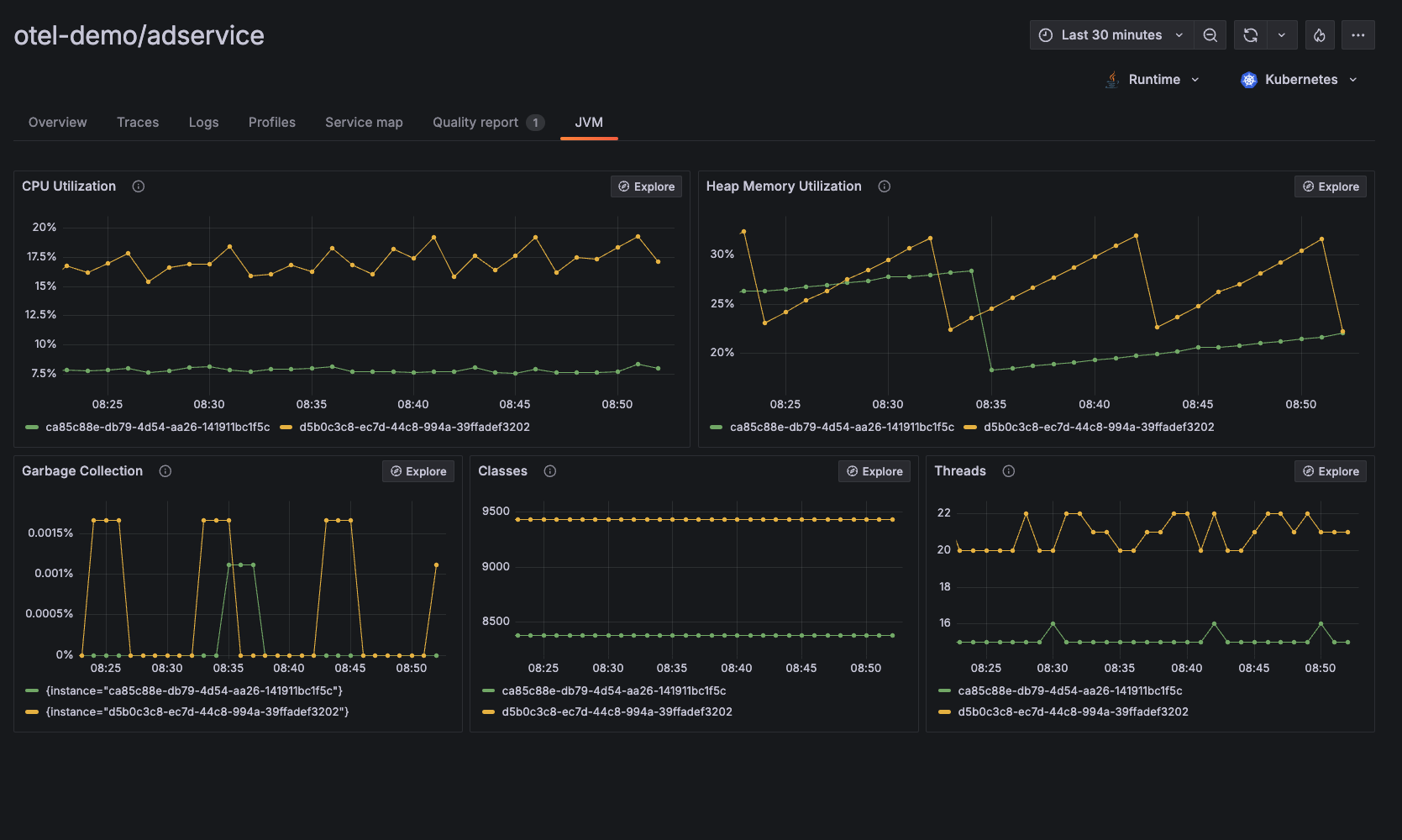
  • CPU使用率、ヒープメモリ使用率、ガベージコレクション、クラス、スレッドなどを含むJVMレベルのオブザーバビリティデータ。

**Apache Tomcatのパフォーマンス監視にPrometheusを使用したい場合は、ドキュメントページGrafana Cloud向け Apache Tomcat 連携をご覧ください。