Explore data throughout Kubernetes Monitoring
Click the Explore icon to view the query and additional tools available for you to further explore and query your data.
You can explore a query from the Metrics status tab.

You can also explore:
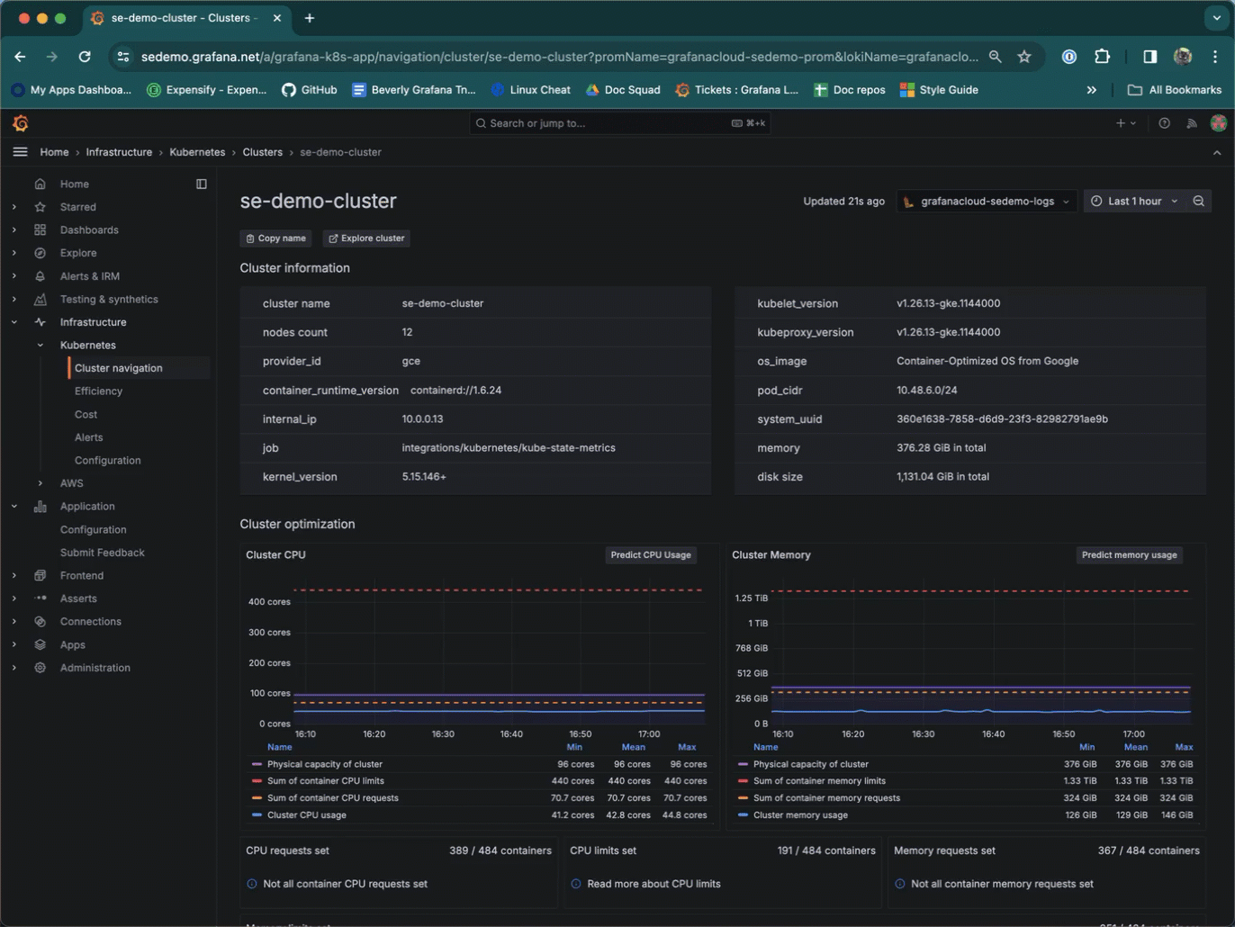
A Cluster
![]()
A list of Clusters
![]()
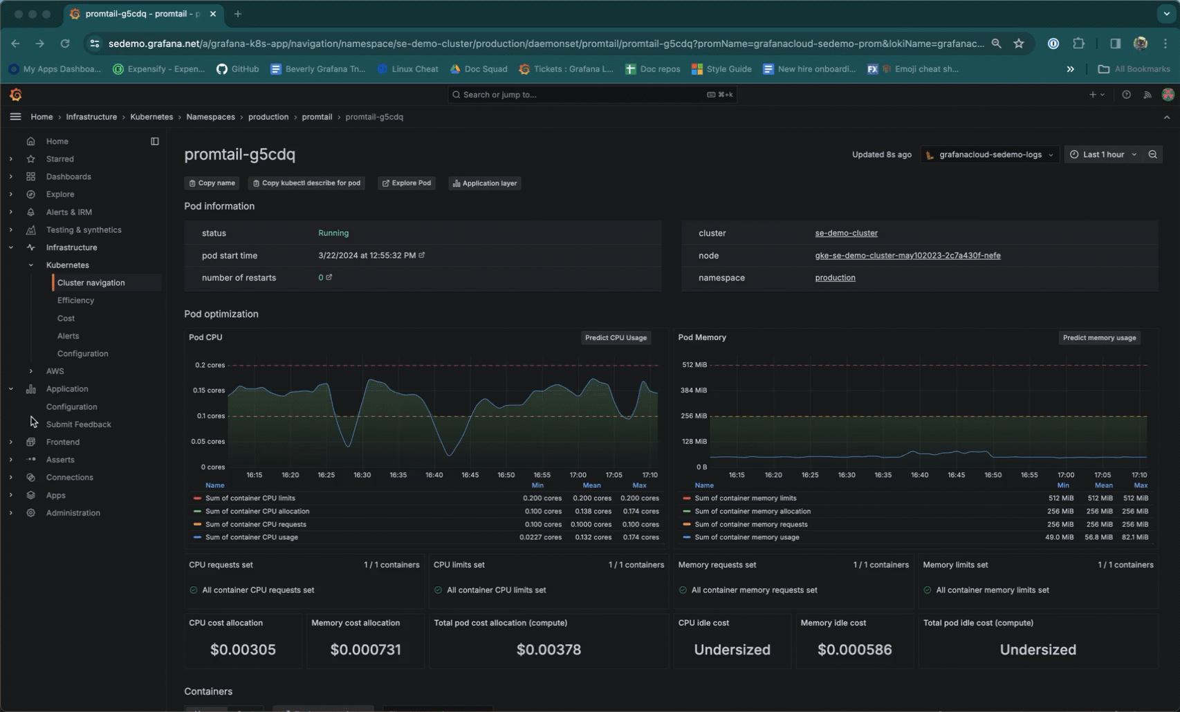
A Pod
![]()
(Release 2.0.3 - 2.0.4)



