What's new from Grafana Labs
Grafana Labs products, projects, and features can go through multiple release stages before becoming generally available. These stages in the release life cycle can present varying degrees of stability and support. For more information, refer to release life cycle for Grafana Labs.
Loading...
Area of interest:
Cloud availability:
Cloud editions:
Self-managed availability:
Self-managed editions:
No results found. Please adjust your filters or search criteria.
There was an error with your request.
Sometimes profile stacks contain lots of levels with similar repeating items, for example long stacks of framework code that usually isn’t of interest but takes up a lot of visual real estate. With this feature, instead of rendering all of the similar items we render only one and allow to expand those collapsed items on demand.
The Contact points list view has been redesigned and split into two tabs: Contact Points and Notification Templates, making it easier to view all contact point information at a glance. You can now search for name and type of contact points and integrations, view how many notification policies each contact point is being used for, and navigate directly to the linked notification policies.
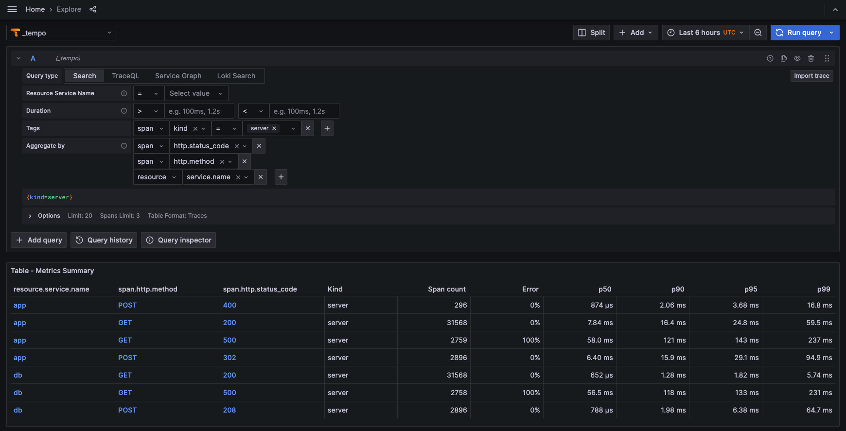
We’ve added an Aggregate By option to the TraceQL query editor to leverage Grafana Cloud Traces’ metrics summary API. You can calculate RED metrics (total span count, percent erroring spans, and latency information) for spans of kind=server received in the last hour that match your filter criteria, grouped by whatever attributes you specify.

Use Alerting insights to monitor your alerting data, discover key trends about your organization’s alert management performance, and find patterns in why things go wrong.
Export your alerting resources, such as alert rules, contact points, and notification policies as Terraform resources. A new “Modify export” mode for alert rules enables you to edit provisioned alert rules and export a modified version.
You can now add buttons to your canvas visualizations. Buttons can be configured to call an API endpoint. This pushes Grafana’s capabilities to new heights, allowing you to create interactive dashboards that can be used to control external systems.
In addition to Query and Edit access, you can now grant users, teams, or basic roles Admin access to data sources. Users with Admin access to a data source can grant and revoke permissions to the data source, as well as to manage query caching settings for the data source. Users are automatically granted Admin access to data sources that they create.
We’ve added initial support to detect situations in which various transformations won’t work appropriately based on current data. Previously, selecting the appropriate transformation and configuring it correctly required a process of trial and error or already knowing how a given transformation worked. Now, transformations that we’ve detected can’t be used are shaded in the interface to indicate this, along with a helpful message explaining why.

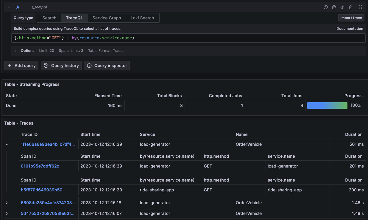
The TraceQL query editor has been improved to facilitate the grouping of multiple spans per trace in TraceQL queries. For example, when the following by(resource.service.name) is added to your TraceQL query, it will group the spans in each trace by resource.service.name.

You can now map Google groups to Grafana organizational roles when using Google OIDC. This is useful if you want to limit the access users have to your Grafana instance.
Previously, the only transformation that supported dashboard variables was the Add field from calculation transformation. We’ve now extended the support for variables to the Filter by value, Create heatmap, Histogram, Sort by, Limit, Filter by name, and Join by field transformations.

The Grafana Assume Role authentication provider lets Grafana Cloud users of the CloudWatch data source authenticate with AWS without having to create and maintain long term AWS Users. Using the new assume role authentication method, you no longer have to rotate access and secret keys in your CloudWatch data source. Instead, Grafana Cloud users can create an identity access and management (IAM) role that has a trust relationship with Grafana’s AWS account; Grafana’s AWS account will then use AWS Secure Token Service (STS) to create temporary credentials to access the user’s AWS data.
You can now use generative AI to assist you in your Grafana dashboards. So far generative AI can help you with the following tasks:
- Generate panel and dashboard titles and descriptions - You can now generate a title and description for your panel or dashboard based on the data you’ve added to it. This is useful when you want to quickly visualize your data and don’t want to spend time coming up with a title or description.
- Generate dashboard save changes summary - You can now generate a summary of the changes you’ve made to a dashboard when you save it. This is great for effortlessly tracking the history of a dashboard.
To enable these features, you must first enable the dashgpt feature toggle. Then install and configure Grafana’s LLM app plugin. For more information, refer to the Grafana LLM app plugin documentation.

You can now zoom in on the y-axis of your time series and candlestick visualizations. This is useful when you want to focus on a specific range of values. To zoom in on the y-axis on supported visualizations, hold the Shift key while clicking and dragging; double-click to reset the zoom.
With Grafana v9.3, we introduced a feature toggle called accessTokenExpirationCheck. It improves the security of Grafana by checking the expiration of the access token and automatically refreshing the expired access token when a user is logged in using one of the OAuth providers.
