
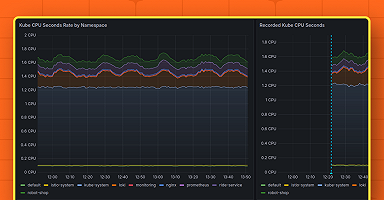
Grafana Alerting: Save time and effort with Grafana-managed recording rules
In Grafana Alerting, Grafana-managed recording rules can save you time and effort in setting up and managing your incident response.
Read more
Products
Grafana Cloud
Monitor, analyze, and act faster with AI-powered observability.
LGTM+ Stack
Key Capabilities
Observability Solutions
Open Source
Community resources
Dashboard templates
Try out and share prebuilt visualizations
Prometheus exporters
Get your metrics into Prometheus quickly
end-to-end solutions
Opinionated solutions that help you get there easier and faster
monitor infrastructure
Out-of-the-box KPIs, dashboards, and alerts for observability
visualize any data
Instantly connect all your data sources to Grafana
Learn
Community and events
Resources
Help build the future of open source observability software Open positions
Check out the open source projects we support Downloads
Grafana Cloud
Monitor, analyze, and act faster with AI-powered observability.
Observability Solutions
The actually useful free plan
10k series Prometheus metrics
50GB logs, 50GB traces, 50GB profiles
500VUk k6 testing
20+ Enterprise data source plugins
100+ pre-built solutions
end-to-end solutions
Opinionated solutions that help you get there easier and faster
visualize any data
Instantly connect all your data sources to Grafana

Want to stay on top of Grafana and Observability news? Sign up for our newsletter.
Alex Weaver · 3 Dec 2024 · 7 min read
In Grafana Alerting, Grafana-managed recording rules can save you time and effort in setting up and managing your incident response.
Read more
Alex Weaver · 26 Sep 2024 · 3 min read
Today we are releasing Grafana 11.2.1, 11.1.6, 11.0.5, 10.4.9, and 10.3.10, which include a medium severity security fix. If you are affected, we...
Read more
Alex Weaver · 10 Jul 2023 · 9 min read
Read more
Alex Weaver · 20 Sep 2022 · 7 min read
Read more


