All-in-one Google Cloud observability in Grafana Cloud
Visualize and alert on Google Cloud resources and metrics in minutes.
Why use Google Cloud Observability in Grafana Cloud?
Easy, fast setup
Securely connect Google Cloud resources to Grafana Cloud, with minimal configuration required.
Unify your Google Cloud data
Integrate metrics and logs from Google Cloud services into a unified backend powered by open source for scalability.
Control costs
Select and aggregate the exact metrics needed from your Google Cloud resources, optimizing both performance monitoring and cost management.
One Google Cloud Observability tool, multiple ways to connect
Send logs and metrics to Grafana Cloud with the integrations that fit your needs:
- Google Cloud metrics
- Google Cloud logs
- Google Stackdriver Prometheus Exporter
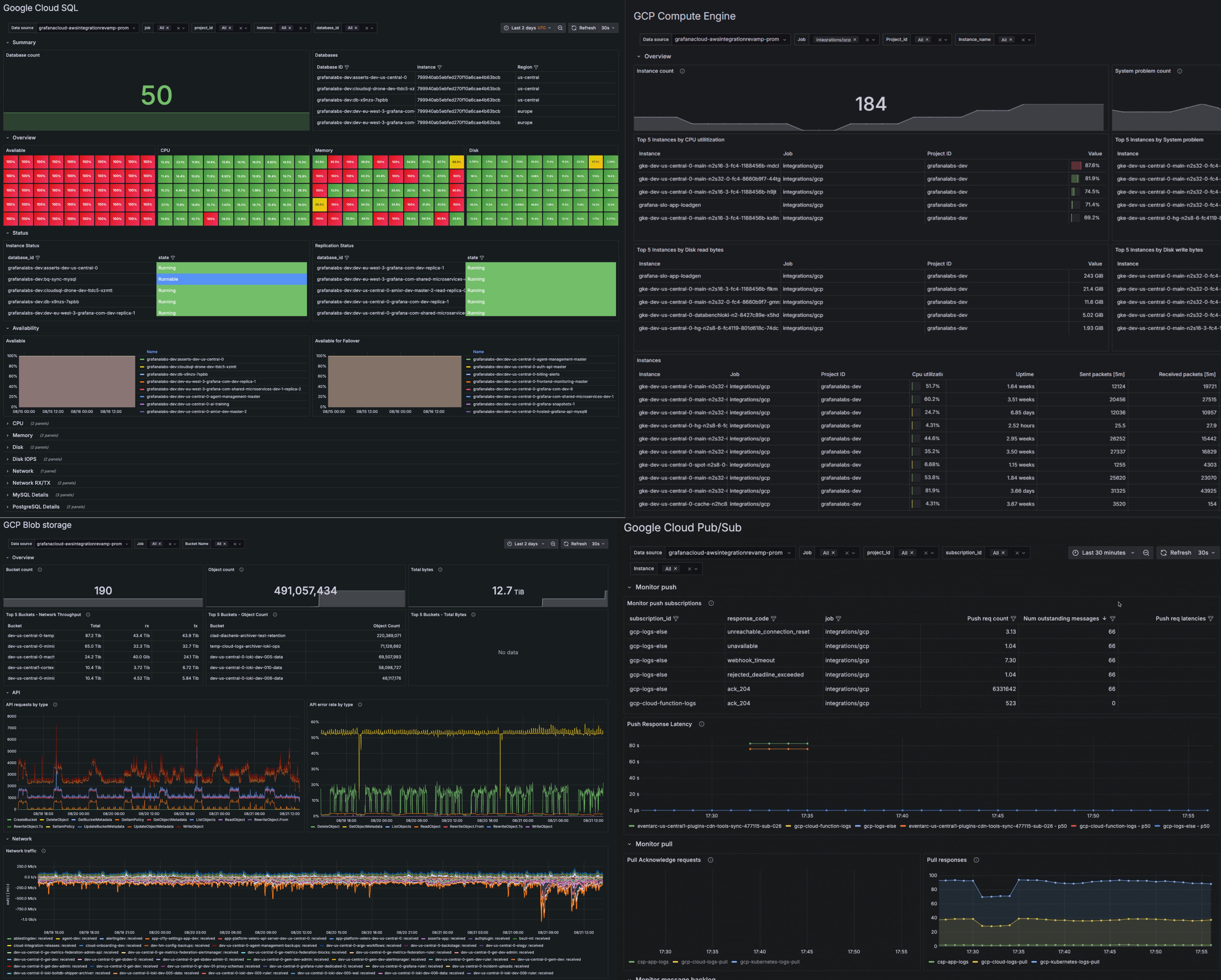
Prebuilt dashboards for key Google Cloud services
Get immediate insights with preconfigured dashboards for popular Google Cloud resources like:
- Google Cloud SQL
- Google Compute Engine
- Google Cloud Storage (GCS)
- Google Cloud Pub/Sub
- Google Cloud Load Balancing
- Google Cloud VPC networks
- Google Cloud Bigtable
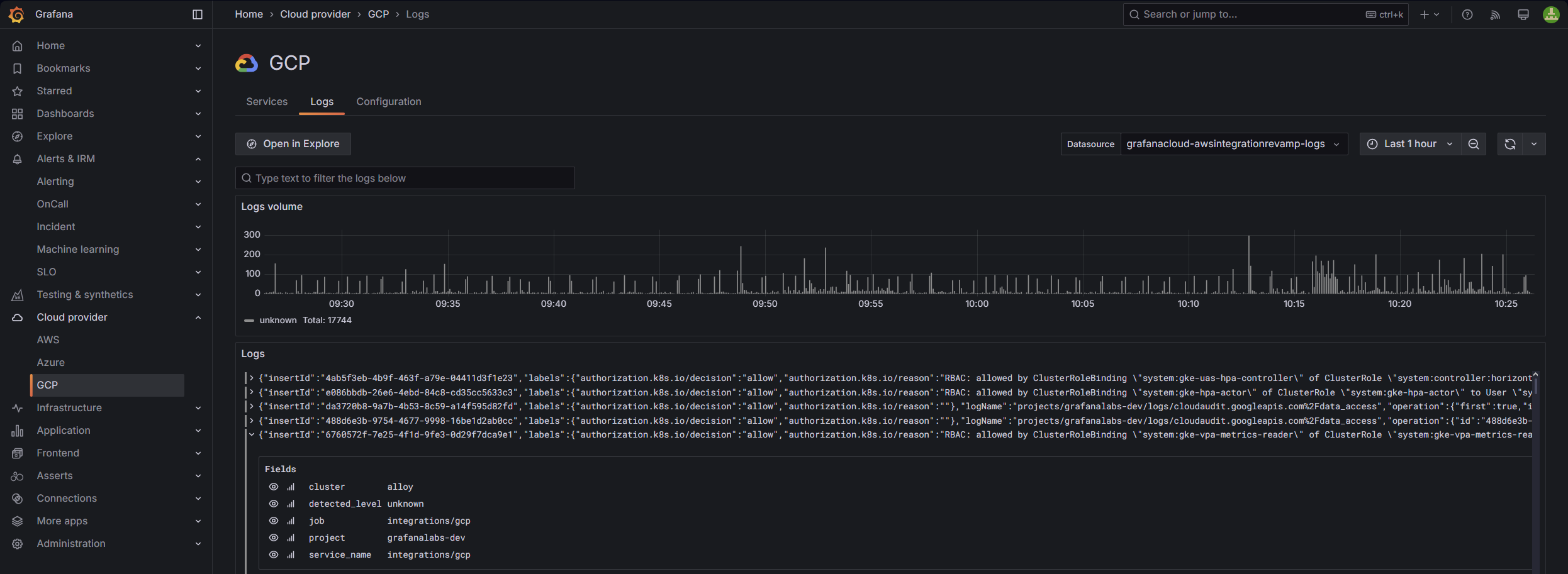
Dedicated logs view for Google Cloud service
- Correlate events across services
- Identify root causes, trends, anomalies, or potential vulnerabilities
- Pinpoint performance degradation or cascading failures for all your services
Simple metrics and logs ingestion
Configure metrics and logs with ease
- Easy-to-follow setup for quick time to value with Grafana Alloy
- Granular control over metric ingestion to reduce costs and improve accuracy
Observe all your cloud environments in one place
Centralize your Google Cloud data with your metrics, logs, and more from other data sources, including other public clouds.
- Unify data in Grafana Cloud for fast, unlimited queries
- Create alerts and explore your data with a single query across Google Cloud regions and services, using PromQL-based query languages
- Securely send your telemetry between virtual private clouds (VPCs), supported Google Cloud services, and your on-premises networks without exposing your traffic to the public internet, saving on egress fees
It’s easy to get started
For full implementation details and best practices
1
Sign up
Create your free Grafana Cloud account.
2
Connect your data
With a few clicks, set up default configurations for prebuilt Google Cloud dashboards.
3
Deploy
Data will stream from Google Cloud into Grafana Cloud.






