AWS logo

All-in-one AWS observability in Grafana Cloud

Visualize and alert on more than 60 Amazon Web Services (AWS) resources in minutes with the AWS Observability app.

Why use AWS Observability in Grafana Cloud?

Easy, fast setup

Securely connect your AWS resources to the fully managed Grafana Cloud observability stack without the need for local agents, exporters, or instrumentation libraries.

Unify your AWS data

Store metrics and logs from more than 60 different services in a unified backend powered by open source and built for massive scale.

Control costs

Define the exact aggregated metrics you want to connect for each AWS cloud service — whether it’s one or many — to help manage your budget.

One AWS monitoring tool, multiple ways to connect

Send logs and metrics to Grafana Cloud with the integrations that fit your needs:

  • Amazon CloudWatch for metrics
  • Amazon Data Firehose streaming for logs
  • AWS Lambda-Promtail for logs
The getting started menu for the AWS Observability app
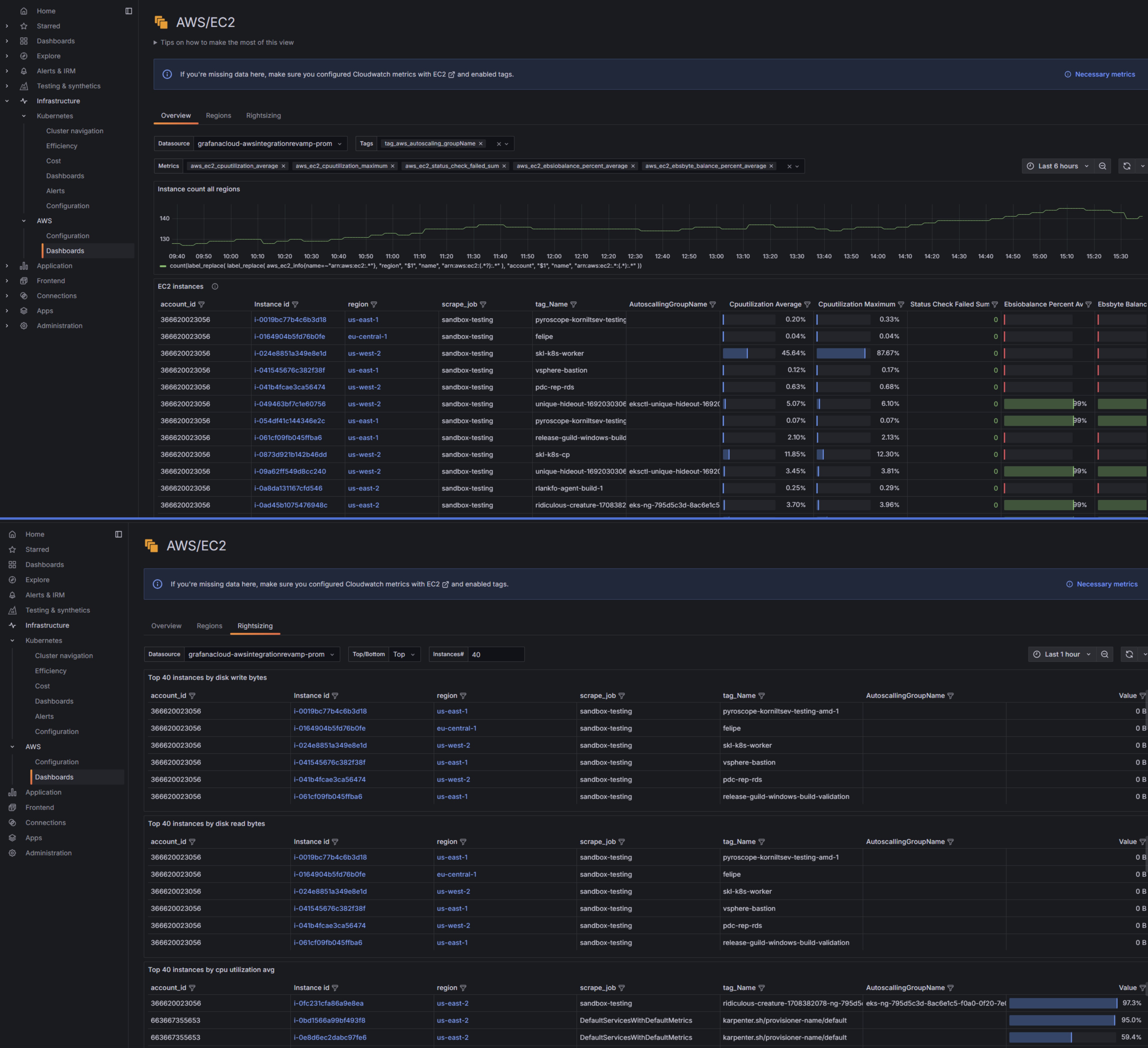
AWS EC2 dashboard in Grafana Cloud

Dedicated Amazon EC2 view

Gain in-depth insights into your Amazon EC2 instances with a specialized dashboard that helps you monitor critical metrics, optimize resources, and make data-driven decisions.

  • Drill down into EC2 instances to gain utilization and performance insights
  • Filter instances by region, scrape job, or tag

Dedicated Amazon RDS view

Gain in-depth insights into your Amazon Relational Database Service (RDS) instances with a specialized dashboard that helps you monitor essential metrics, optimize database performance, and make informed decisions.

  • Drill down into RDS instances to analyze performance and availability
  • View metrics like CPU utilization, database connections, disk throughput, IOPS, and Aurora replica lag
  • Filter instances by region, account, or tag for tailored monitoring
AWS RDS dashboard in Grafana Cloud
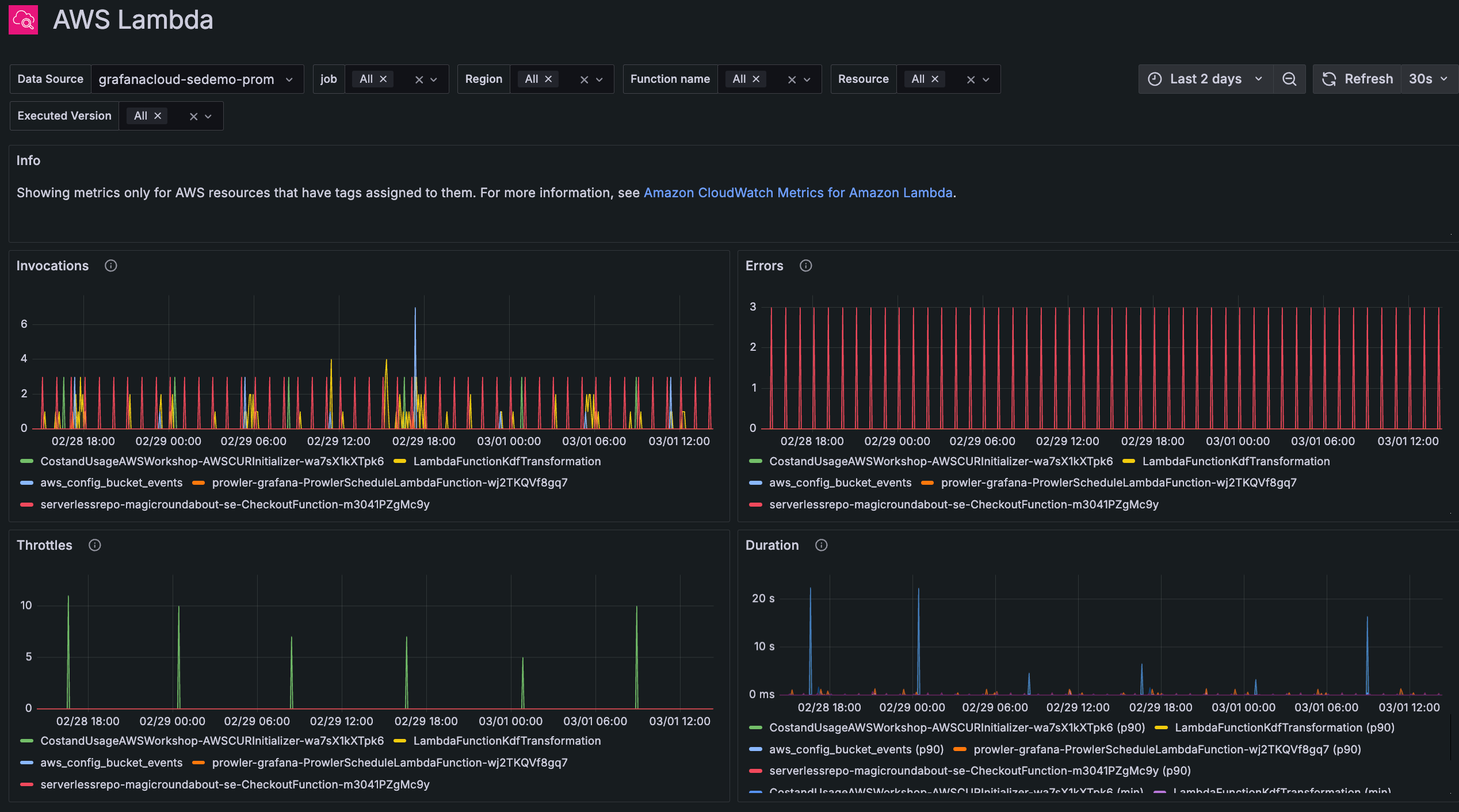
AWS Lambda dashboard in Grafana Cloud

Turnkey AWS dashboards

Quickly spin up dozens of additional prebuilt dashboards to track your costs and monitor popular AWS cloud services such as:

  • AWS Billing
  • Amazon CloudFront
  • Amazon EBS
  • Amazon ECS
  • AWS ELB Application Load Balancer
  • AWS ELB Classic Load Balancer
  • AWS Lambda
  • AWS NAT Gateways
  • Amazon S3
  • Amazon SES
  • Amazon SQS
  • AWS VPN

Dedicated logs view for all services

Access all AWS service logs in one centralized location for holistic insights.

  • Identify root causes faster
  • Explore all your services logs in one place
AWS logs dashboard in Grafana Cloud
A menu for selecting which metrics to scrap and configuring service settings

Simple UI for metrics and cost management

Configurable metrics, statistics, and refresh frequencies mean more predictable costs.

  • Only pull what you need, when you need it, right down to the exact statistic
  • Correlate and organize metrics in Grafana Cloud by adding resource tags to your CloudWatch metrics
A list of scrape jobs with details such as ARN, status, region, and services

Comprehensive scrape job management at scale

Ensure continuity in data collection and reduce your administrative overhead.

  • Easily manage your scrape jobs with a single view of the ARN, region, and status for each configuration
  • Make direct adjustments to existing jobs

Observe all your cloud environments in one place

Centralize your AWS data with your metrics, logs, and more from other data sources, including other public clouds.

  • Unify data in Grafana Cloud for fast, unlimited queries
  • Create alerts and explore your data with a single query across AWS regions and services, using PromQL-based query languages
  • Securely send your telemetry between virtual private clouds (VPCs), supported AWS services, and your on-premises networks without exposing your traffic to the public internet, saving on egress fees
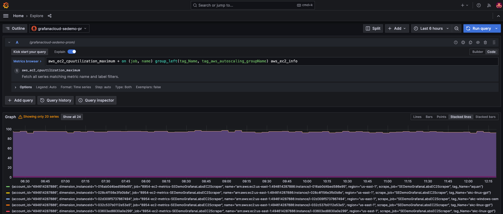
Results of a CPU utilization query for EC2

It’s easy to get started

For full implementation details and best practices

1

Sign up

Create your free Grafana Cloud account.

2

Connect your data

With a few clicks, set up default configurations for prebuilt AWS dashboards.

3

Visualize

Data will stream from AWS into Grafana Cloud.

Grafana Cloud in AWS Marketplace

  • Existing AWS customers can procure, deploy, and scale the fully managed Grafana LGTM observability stack with just a few clicks.
  • Get simplified, consolidated billing. Plus, use AWS customer commitments towards the purchase of Grafana Cloud.
  • Extend your stack to include performance and load testing with Grafana Cloud k6, incident response and management with Grafana IRM, plus Frontend Observability and Application Observability.
Grafana Cloud in AWS Marketplace
Our monitoring and observability is not just about servers, APIs, or resource usage in AWS. It’s now about how we can adopt the tools provided by Grafana Cloud at a business level and use them to look at the success of our customers on our platform.
Giacomo Orizzonte
Cloud Infrastructure Manager | Kushki

Ready to get started with AWS Observability in Grafana Cloud?

To monitor your AWS services, you have three options in Grafana Cloud. All plans come with prebuilt dashboards plus metrics and alerting rules.

Cloud Free

Best suited for early stage and small teams that monitor small-scale applications.
Easiest way to get started

Cloud Pro

Best suited for organizations looking to monitor many AWS services across multiple teams.

Enterprise

Best suited for enterprises with multi-account, multi-region AWS deployments.