
GrafanaCONline Day 10 recap: what's new in Grafana Cloud Graphite and Metrictank
Welcome to the third and final week of GrafanaCONline! We hope you’re able to check out our last day of online sessions today.
If you didn’t get a chance to watch yesterday’s sessions (or want to watch them again), here’s what you missed on day 10 of the conference:
What’s new on Grafana Cloud Graphite and Metrictank
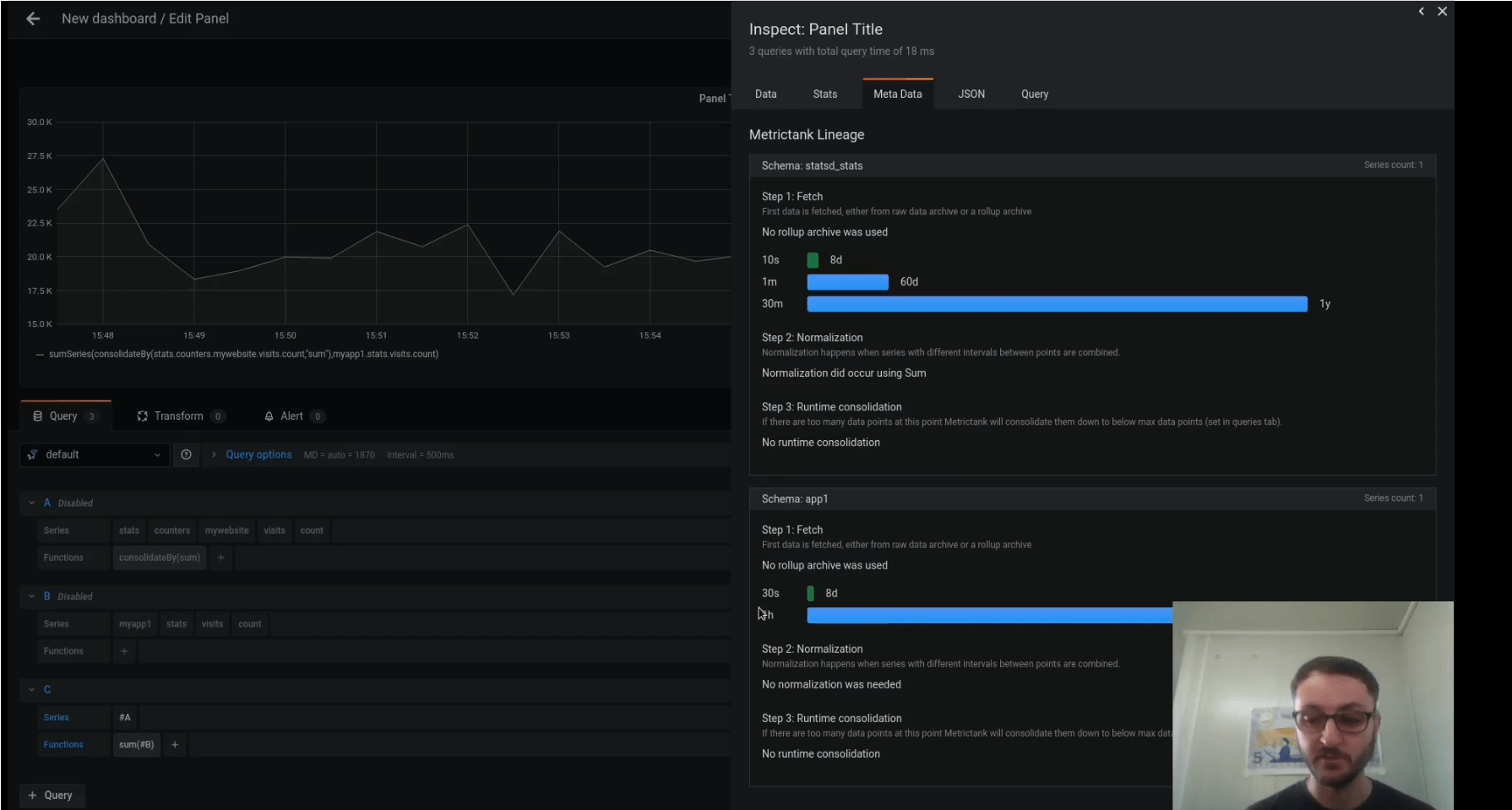
Grafana Labs principal software engineer Dieter Plaetinck covered the new major features in Grafana Cloud Graphite (and Metrictank), which include meta tags and how to leverage them in large-scale environments; diagnosing query issues using series Lineage and its Grafana integration; and optimizing query performance through request performance metadata, aggregators, and normalization.

Watch the full webinar here
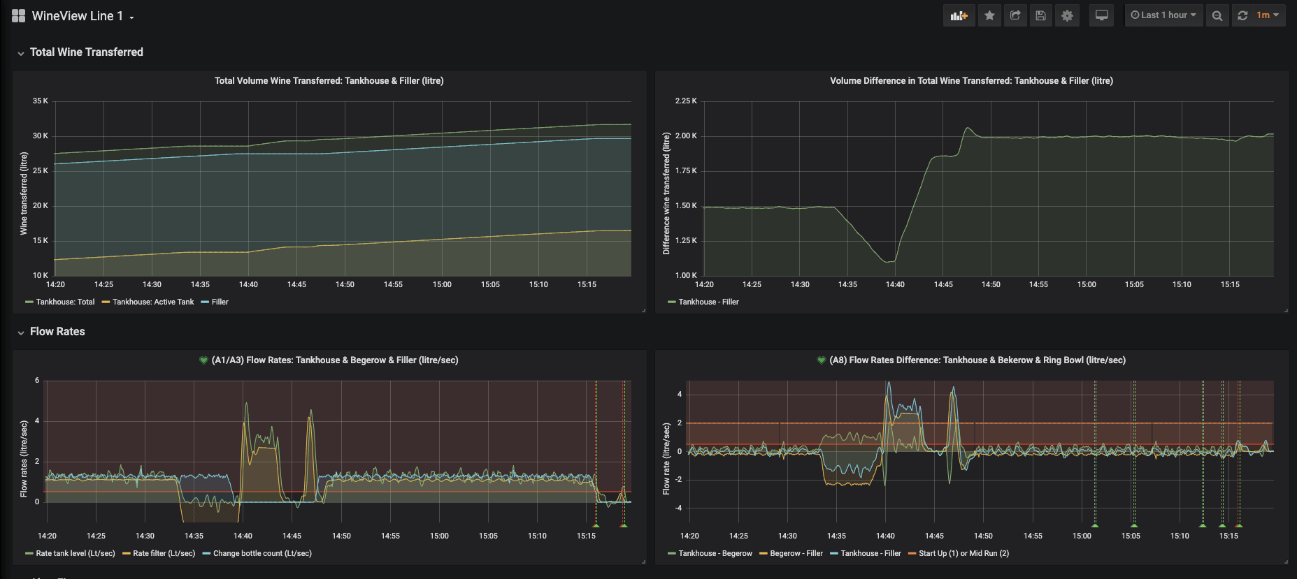
Reducing wine waste with Grafana and machine learning
Did you know that Grafana pairs well with a fine wine? That’s what machine learning company ML6 discovered when they worked with their client Accolade Wines, an award-winning Australian vintner whose goal was to decrease the waste produced in its global operations. ML6 team leader Rebecca Brooke and ML6 senior machine learning engineer Jeffrey Hagen revealed how they used Grafana and machine learning to reduce wine waste and deliver a 200% ROI for Accolade Wines in the first six months, reducing the company’s financial loss by an estimated £75,000.

Check out the full presentation here
Today’s sessions
Community and documentation with Grafana Labs senior technical writer Diana Payton at 9:30am PT / 12:30 ET / 16:30 UTC
The people and business of Grafana Labs and closing with Grafana Labs co-founder and CEO Raj Dutt and Grafana Labs VP of People Ops Alice Farrell at 10:30am PT / 1:30pm ET / 17:30 UTC
Don’t forget that you can connect with the Grafana community and get the latest updates from the Grafana Labs team during the event on Slack. Sign up here and join the #grafanaconline channel.



