
Grafana Alloy at 1: What's new and what's next for our OpenTelemetry Collector distribution
It’s been a year since we launched Grafana Alloy, our OpenTelemetry Collector distribution with built-in Prometheus pipelines and support for metrics, logs, traces, and profiles.
OpenTelemetry is quickly becoming an industry standard for telemetry collection, processing, and delivery, and we’re committed to making Alloy the best possible collector for telemetry data, whether you’re using it with Grafana Cloud or not.
In fact, we were thrilled to see Alloy was the most used OpenTelemetry Collector distribution after the upstream OpenTelemetry Collectors in a recent OpenTelemetry community DevEx survey!
We’re also hearing directly from our users who have found success with Alloy.
“OpenTelemetry is at the core of our observability strategy, and Alloy is our one-stop-shop for telemetry," says Brian Gates, IT Systems Engineer, Tarbell Management Group. “We have it deployed everywhere from cash registers to Kubernetes environments, ensuring reliability across our platforms.”
But we’re definitely not resting on our laurels. In this blog, we’ll walk through what we’ve been working on since the launch and preview some of the exciting updates we have on our roadmap. So let’s dive in!
Looking back: What we’ve accomplished so far
Alloy is a great example of our “big tent” philosophy being put into action, as it’s designed to support disparate data sources, from different providers, across a wide range of industries and use cases. It combines our decade of experience supporting Prometheus-compatible metrics through Grafana Agent (Alloy’s predecessor) with a framework built to support the latest open standards through OpenTelemetry.
The result is a collector that’s easy to use and flexible enough to meet your needs today and into the future. Alloy can scale with you, whether you’re observing infrastructure, applications, or both, and you can pull in other parts of your stack as your needs change. Plus, it includes enterprise-grade features such as native clustering for production at scale and built-in Vault support for enhanced security, all out of the box.
A year after the initial launch, here are just some of the milestones we’ve hit:
- 500 organizations adopted Alloy within two weeks of the launch, and Alloy adoption surpassed Grafana Agent (Static and Flow modes) four months later.
- Today, organizations on Grafana Cloud using Alloy outnumber those using Agent Static by about 3 to 1.
- There are now more than 525,000 active Alloy instances in the world—and growing.
- We’ve added 18 additional OTel components to Alloy, bringing the total to more than 50. This included our first two community components that were implemented and maintained by community members: the Datadog Exporter and Splunk HEC exporter.
- We’ve made eight minor releases of Alloy. Thanks to our backwards compatibility guarantees, users have been able to upgrade without fear and use the same configuration from v1.0 to v1.8
- Within the /opentelemetry-collector and /opentelemetry-collector-contrib repos, Grafana Labs staff made more than 3,100 total contributions. This included our work on the upstream Datadog receiver, which we immediately made available in Alloy.
Next, let’s look at some of the unique capabilities you can use in Alloy today.
Native pipelines for OpenTelemetry and Prometheus
Nearly three-quarters of all organizations today use both Prometheus and OpenTelemetry in some capacity, and most are increasing their investments in each project, according to our third annual Observability Survey. Clearly there’s a need for a collector that can serve the Prometheus and OpenTelemetry communities together, and Alloy is designed to do just that.
For example, you can run Alloy as an OpenTelemetry Collector using the OpenTelemetry config and OpenTelemetry components with an OpenTelemetry pipeline. Alternatively, you can run Alloy with a Prometheus pipeline. Alloy also contains components that convert from one signal type to the other, either for conformity or to help you take advantage of the unique advantages of each ecosystem.
Components are the building blocks of Alloy, and each one performs a single task, such as retrieving secrets or scraping Prometheus metrics. The most widely used Alloy components span Prometheus, OpenTelemetry, and Grafana Loki. Our growing range of components means greater flexibility. For example, with the recent addition of the OpenTelemetry filelog receiver in Alloy, you can now build both Loki and OpenTelemetry-native logs pipelines, depending on your preferred approach.
Migrate from another OpenTelemetry Collector distribution to Alloy
It can be difficult to find the right tools to collect, process, and export telemetry data. Everyone’s needs are different, and those needs can change as observability strategies shift. This often leads to organizations running multiple collectors, which adds complexity and increases the likelihood of errors.
So if you’re not quite ready to fully make the switch to Alloy or you’re wary of adding another tool to the mix, we’ve made it easier to migrate from another OpenTelemetry Collector distribution. You can use your existing OpenTelemetry Collector configuration and try out Alloy without having to make any modifications.
We keep Alloy up to date with releases of the OpenTelemetry Collector, but not every available OpenTelemetry component has been bundled into Alloy (and for good reason—there are over 200 receivers, exporters, connectors, and extensions available upstream). If you find there are elements in your existing OpenTelemetry configuration that aren’t in Alloy by default, you can add any component that exists in an upstream OpenTelemetry Collector repository.
Debugging using Alloy
Telemetry is the lifeblood of observability, but what good is that data if it isn’t delivered in an accurate and timely manner? In the 1.3 release of Alloy we added live debugging, which supports real-time monitoring of your data pipelines. This helps visualize data transformations, identify and isolate errors, and analyze pipeline behavior so you can troubleshoot easier and streamline your development and optimization processes.

This was further enhanced by the addition of the live graph in the 1.8 release, allowing you to see the flow of telemetry data between components in a dynamic way.
Another step forward was the addition of support bundles in Alloy 1.5. A support bundle is a compressed file that contains information about a running Alloy instance that can be used as a baseline of information when trying to debug an issue. This can be especially helpful for airgapped environments where it is otherwise difficult to provide diagnostic information when raising a support request.
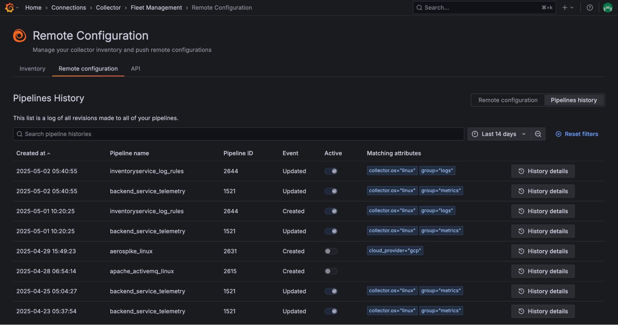
Managing Alloy remotely in Grafana Cloud
Managing observability at scale can be a real challenge, especially if you’re managing hundreds or even thousands of telemetry collectors across different departments and environments. We built Fleet Management to give you one centralized interface to monitor the health of all your collectors, assign configuration pipelines based on attributes, and remotely update configurations across your entire fleet.
In practice, this means no more logging into individual machines or maintaining giant config files for each environment; for Grafana Cloud users, Fleet Management brings everything into one place. Less than two months after becoming generally available, organizations are now using Fleet Management to remotely manage around 30,000 collectors.

Looking ahead: What we’re excited about for the next year and beyond
We’re excited for you to try out those newer features that make Alloy stand out, but we’re not done yet. Here’s a quick look at where we’re going from here.
Further alignment with OpenTelemetry
Earlier this year, the OpenTelemetry community worked together to define what an OpenTelemetry Collector distribution is, with a goal of ensuring that organizations can easily switch from one distribution to another depending on their needs. Central to this definition is the ability to run an OpenTelemetry configuration file as well as a way for users to add additional compatible components.
As active contributors to and proponents of OpenTelemetry, we’re committed to aligning with this definition. Although Alloy has its own powerful configuration syntax, we’re investing in making improvements to the performance of converters that allow you to run an OpenTelemetry Collector YAML file directly, allowing you to build on an existing configuration (and take those investments with you if you decide to switch). We’ll continue our work to ensure this pathway is ready for production use, including improved documentation.
Improving debugging and configuration experiences
A great debugging experience for operators is core to Alloy’s UI, and we’re excited for our future plans to expand the tooling available to help you both troubleshoot and improve your configurations.
One upcoming enhancement is a diagnosis feature that analyzes your pipelines to identify errors and warnings, as well as suggestions to optimize your configuration based on best practices. As your Alloy setup evolves and you take advantage of more components and capabilities in your pipelines, you can use this feature to check whether you’ve misconfigured a component based on what it is connected to, identify whether you’re missing a recommended component, or quickly see if data is not flowing as expected from any components.
We also have plans to bring Alloy’s live graph experience to the Fleet Management user interface. This means that the advanced debugging features of Alloy that are currently only accessible from the local server will be available from within Grafana Cloud, aiding pipeline troubleshooting at scale.
Fleet Management
Speaking of Fleet Management, we’ve got some exciting updates on the way to help Grafana Cloud users manage their collectors more easily and at scale. New features include rollback, reusable config blocks and pipelines, Git-based workflows, and RBAC support for sub-groups.
We’re also exploring early support for the Open Agent Management Protocol (OpAMP), which could let you manage other OpenTelemetry Collector types within Fleet Management.
End of life for Grafana Agent
As we announced when launching Alloy, Grafana Agent will reach end of life on Nov. 1, 2025. With about six months remaining, now is the right time to migrate to Alloy and take advantage of all of the improvements made over the past year. If you’re not sure where to start, check out our detailed migration guides.
Grafana Cloud is the easiest way to get started with metrics, logs, traces, dashboards, and more. We have a generous forever-free tier and plans for every use case. Sign up for free now!



