Open source Grafana Cloud Enterprise

Compare time ranges

Note

Investigations is currently in public preview. Grafana Labs offers limited support, and breaking changes might occur prior to the feature being made generally available. We’d love to hear about your experience so we can keep improving the app. To provide feedback, complete this form.

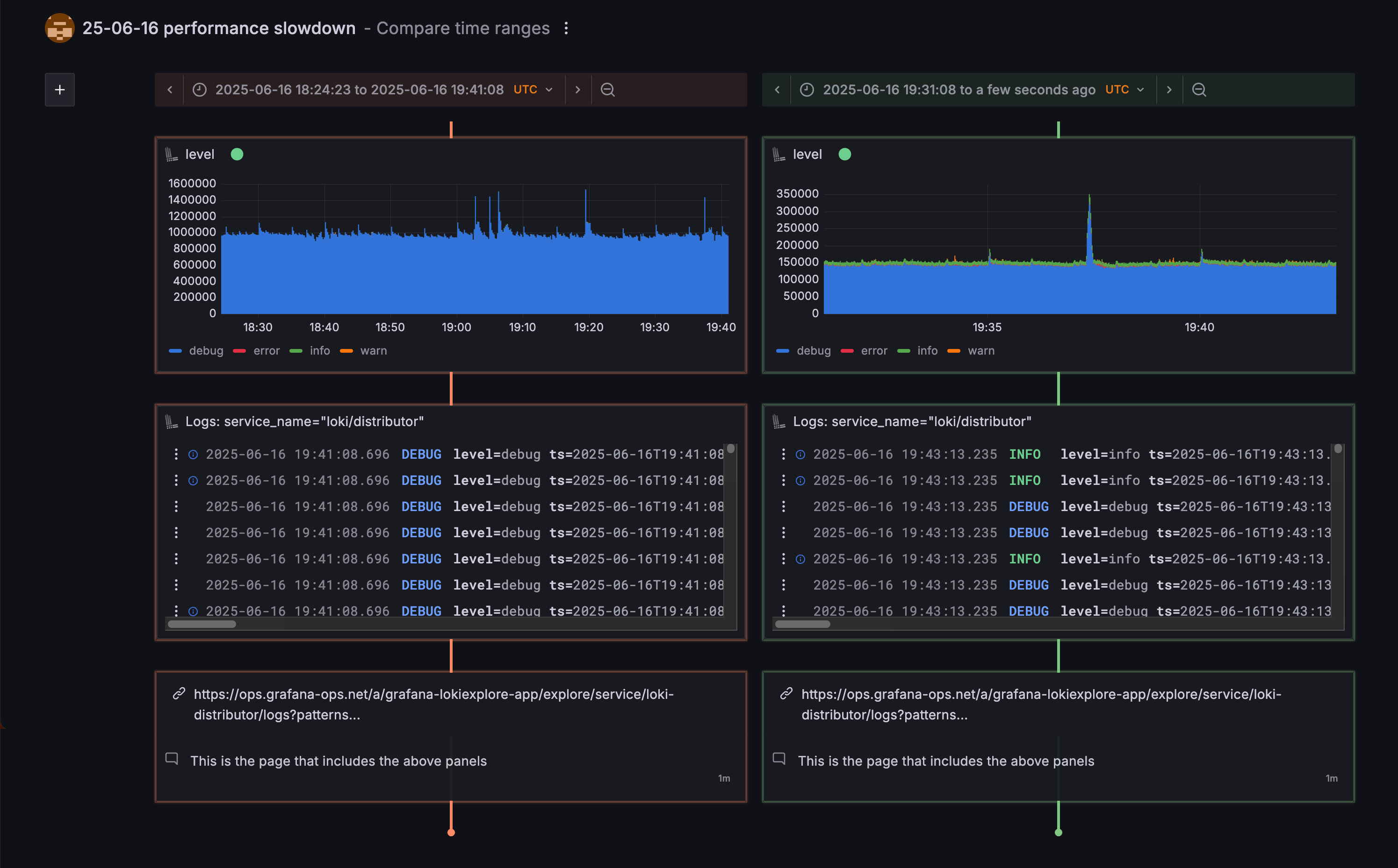
The time range comparison feature lets you look at the same investigation items, but time-shifted to other periods, such as now, recently, or any custom time window. This makes it quick to compare how the same set of signals or events behaved at different times, helping you spot patterns, regressions, or opportunities for improvements.

Compare time ranges to find patterns at different times.

This feature is especially useful when you treat investigations as templates for common things you usually check together. Instead of recreating your investigation from scratch, you can quickly reuse it to compare the current situation with previous incidents, deployments, or baseline periods.

Comments and other context are preserved, so you can quickly see the complete story and share your findings with others.