Monitor collector health using Grafana Fleet Management
Welcome to the Grafana learning journey that teaches you how to use Grafana Fleet Management to monitor and troubleshoot issues with your collectors.
Grafana Fleet Management is a feature that allows you to manage multiple telemetry collector deployments at scale. With Fleet Management, you can:
- Monitor the health of your collectors.
- Assign configurations to collectors based on their attributes.
- Remotely configure collectors.
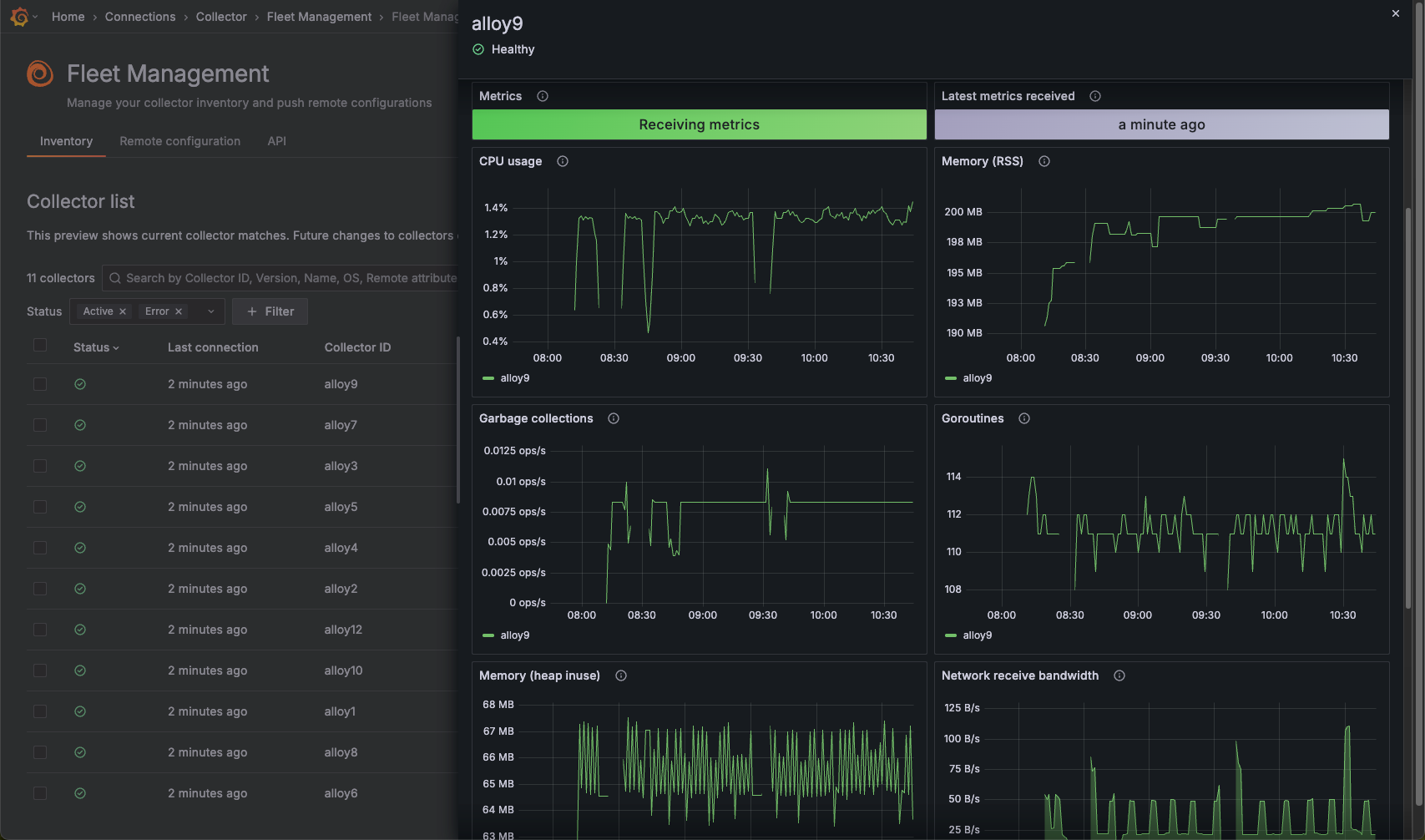
The image below shows dashboards displaying the resource usage of one collector in a fleet.

Here’s what to expect
When you complete this journey, you’ll be able to:
- Understand the value of Grafana Fleet Management
- Determine if a collector has been registered with Fleet Management
- Create an access token and register a collector with Fleet Management
- Interpret Fleet Management dashboards so that you can troubleshoot issues with your collectors
Troubleshooting
If you get stuck, we’ve got your back! Where appropriate, troubleshooting information is just a click away.
More to explore
We understand you might want to explore other capabilities not strictly on this path. We’ll provide you opportunities where it makes sense.
Before you begin
Before you monitor collectors using Grafana Fleet Management, you must:
- Have a Grafana Cloud account. To create an account, refer to Grafana Cloud.
- Have Grafana Cloud administrator privileges and the ability to create and edit access policies.
- Have access to the host or machine where Alloy is installed.
- Know how to set environment variables on the machine where Alloy is running.
- Update Grafana Alloy to the most current version.
Fleet Management must be used with Alloy collectors and is recommended for use with Alloy v1.7.2 or later.
If you’re using an earlier version, make sure to include the
--stability.level=public-previewflag when running Alloy. - Understand the key terms and concepts of Fleet Management and how the service works.
- Know how to start and stop a service on the machine where Grafana Alloy is installed

