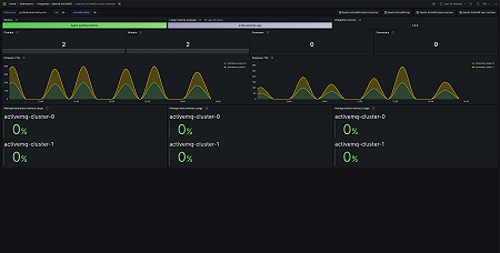
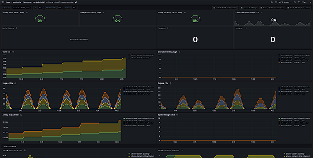
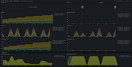
Monitor Apache ActiveMQ easily with Grafana
Easily monitor your deployment of Apache ActiveMQ, an open source message broker software that facilitates communication between different applications or components using messaging patterns, with Grafana Cloud’s out-of-the-box monitoring solution. The Grafana Cloud forever-free tier includes 3 users and up to 10k metrics series to support your monitoring needs.






