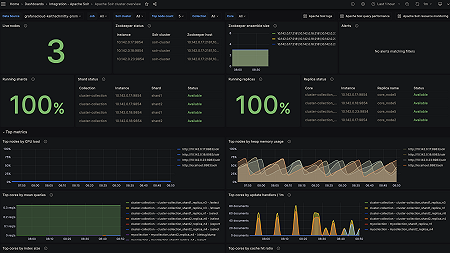
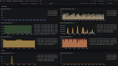
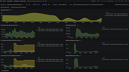
Monitor Apache Solr easily with Grafana
Easily monitor your deployment of Apache Solr, an open source search platform built on Apache Lucene and known for its powerful full-text search, scalability, and real-time indexing, with Grafana Cloud’s out-of-the-box monitoring solution. The Grafana Cloud forever-free tier includes 3 users and up to 10k metrics series to support your monitoring needs.








