
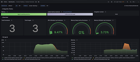
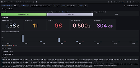
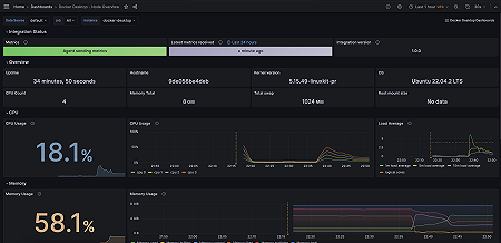
Monitor Docker Desktop easily with Grafana
Easily monitor Docker Desktop, the popular tool for building, testing, and deploying applications in containers on local machines, with Grafana Cloud’s out-of-the-box monitoring solution. The Grafana Cloud forever-free tier includes 3 users and up to 10k metrics series to support your monitoring needs.



