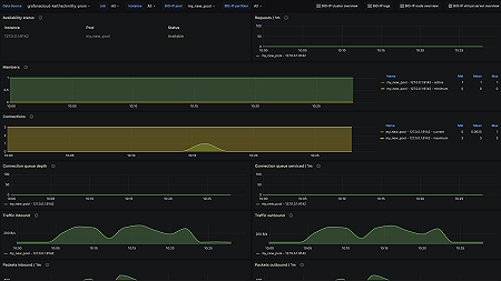
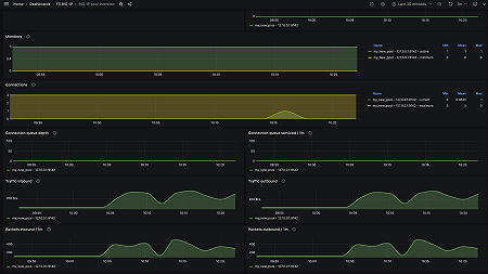
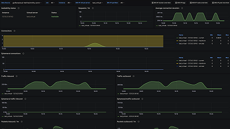
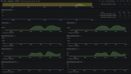
Monitor F5 BIG-IP easily with Grafana
Easily monitor your deployment of F5 BIG-IP, a multifaceted application delivery controller (ADC) that offers load balancing, traffic management, security, and performance optimization, with Grafana Cloud’s out-of-the-box monitoring solution. The Grafana Cloud forever-free tier includes 3 users and up to 10k metrics series to support your monitoring needs.







