
Monitor SAP HANA® easily with Grafana
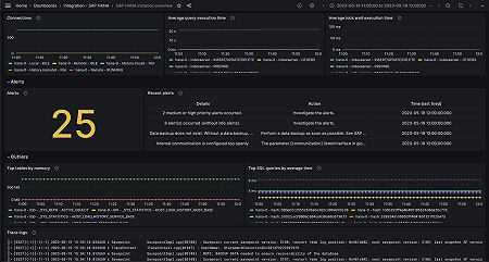
Easily monitor SAP HANA®, a high-performance, in-memory database designed for analyzing high-speed transactions, with Grafana Cloud’s out-of-the-box monitoring solution. The Grafana Cloud forever-free tier includes 3 users and up to 10k metrics series to support your monitoring needs.



