
Continuous profiling for native code: Understanding the what, why, and how
Learn how continuous profiling can offer deep visibility into the performance of a highly optimized codebase, as well as provide clear targets for...
Read more
Learn how continuous profiling can offer deep visibility into the performance of a highly optimized codebase, as well as provide clear targets for...
Read more
Find out why companies such as Shopify and Uber are seeing the value of continuous profiling.
Read more
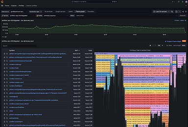
The Explore Profiles app provides a smooth, queryless experience to browse and analyze your profiling data. Here’s how to get started today.
Read more
Flame graph AI in Grafana Cloud uses a large-language model to assist with flame graph data interpretation so you can identify bottlenecks, root...
Read more
Profile-guided optimization (PGO) is a powerful tool to boost application performance. With continuous profiling, you can magnify those performance...
Read more
Span Profiles, a new feature in Grafana Cloud and Grafana OSS, enables deeper analysis of both tracing and profiling data for a more granular view of...
Read more
We're proud to share the release of Grafana Pyroscope 1.0, the open source continuous profiling database built to ingest, store, and query workloads...
Read more
Correlating continuous profiles with metrics, logs, and traces in the Grafana Cloud observability stack gives teams new ways to improve application...
Read more
Grafana Cloud Profiles enables teams to understand how efficiently they are using resources and correlate profiles with metrics, logs, and traces.
Read more
Read more
Read more
Learn how to use sandwich view mode for flame graphs to discover performance issues.
Read more
Flame graphs are a new visualization type in Grafana that helps you track resource consumption and optimize your application.
Read more
Read more
Continuous profiling for AWS Lambda provides a window into the serverless "black box" problem.
Read more













